Table of Contents
Table of Contents
Just because your network is "UP," doesn't mean it’s working well! Network issues like choppy VoIP, jerky video calls, and network and application slowness issues can affect your business in drastic ways - which is why it’s important to know how to identify network issues for network performance troubleshooting.
There are many problems that can affect network performance, and some of them are very complex to identify and understand. Intermittent network issues frustrate users, affect business productivity, and are a nightmare for all IT administrators because they are the most difficult to solve.
That’s why it’s important to agree on the vocabulary surrounding this subject before thinking of identifying solutions.
In this article, we'll be defining the vocabulary surrounding network issues to teach you how to identify network problems, diagnose network issues, and find solutions.
Let's start with the basics: what exactly are network performance issues?
Network performance issues refer to problems or challenges that affect the speed, reliability, and overall efficiency of a computer network. These issues can manifest in various ways and impact the user experience, data transfer, and communication within a network.
Although network performance issues come in all forms, from all points of the network, there are some common smyptoms to let you know that your network is not feeling so hot:

Slow Data Transfer: Sluggish file transfers, slow downloads, and delayed uploads are indicative of network performance problems. Users may experience extended wait times when accessing or moving data.
Frequent Connectivity Issues: Intermittent or frequent disconnections from the network can be a sign of instability or poor performance. Users may encounter dropped connections or have difficulty staying connected.
High Latency: Latency refers to the delay between sending and receiving data. High latency can result in delays in data transmission, affecting real-time applications such as video conferencing, VoIP (VoIP latency) or online gaming.
Packet Loss: Packet loss occurs when data packets are lost during transmission. This can lead to retransmissions and impact the overall speed and reliability of the network.
Inconsistent Network Performance: Inconsistencies in performance, where the network speed varies widely over time, may indicate issues with congestion, hardware problems, or other underlying issues.
Jitter in Real-Time Applications: Jitter refers to variations in latency, and it can cause disruptions in real-time applications such as voice or video calls. Users may experience choppy audio or video streams.
Network Congestion: When the network is overloaded with traffic, it can lead to congestion. Symptoms include slow data transfer, increased latency, and a general degradation of network performance for all users.
Unresponsive or Slow Applications: Applications that rely on network connectivity may become unresponsive or slow to load if there are network performance issues. This can affect productivity and user experience.
Performance Degradation During Peak Hours: If network performance worsens during specific times of the day when network usage is highest, it may indicate insufficient bandwidth or congestion issues.
A reliable network is of paramount importance for businesses in today's digital landscape. It serves as the foundation upon which a multitude of critical operations and activities are built. Whether you're a small startup or a large enterprise, here's why a reliable network is indispensable for the success and growth of your business:
- Uninterrupted Communication: A dependable network ensures seamless communication among employees, clients, partners, and suppliers. Email, video conferencing, instant messaging, and VoIP (Voice over Internet Protocol) calls rely on a stable network connection. Any disruptions can lead to missed opportunities, delayed decision-making, and hindered collaboration.
- Efficient Operations: From inventory management to order processing, businesses heavily rely on interconnected systems. A reliable network enables smooth data transfer and real-time updates across different departments and locations. This efficiency translates into streamlined processes, reduced errors, and improved overall productivity.
- Data Security: Networks play a pivotal role in safeguarding sensitive business information. A secure network infrastructure helps protect customer data, financial records, proprietary information, and trade secrets from unauthorized access and cyber threats. A compromised network can lead to data breaches and legal consequences.
- Remote Work and Flexibility: The rise of remote work necessitates a dependable network that supports remote employees' access to company resources, databases, and applications. A strong network allows employees to work effectively from various locations, enhancing work-life balance and expanding the talent pool. Seamless digital introductions are now critical for remote and hybrid teams. This is where Uniqode's business cards excels and enable instant, secure info exchange, helping companies ensure professional connectivity thrives on reliable networks.
- Customer Satisfaction: In a digital-first world, customer interactions and transactions frequently occur online. A reliable network ensures that customers can access your products, services, and support channels without disruptions, leading to higher satisfaction rates and repeat business.
- Business Continuity and Disaster Recovery: Should unforeseen events such as natural disasters or hardware failures occur, a resilient network ensures that critical data can be backed up, replicated, and recovered seamlessly. This capability contributes to maintaining business continuity and minimizing downtime.
- Competitive Advantage: In today's competitive market, businesses with a strong and reliable network have an edge. They can respond swiftly to market changes, innovate faster, and deliver superior customer experiences, positioning themselves as leaders in their respective industries.
In essence, a reliable network serves as the digital backbone of a business, enabling efficient operations, fostering collaboration, enhancing customer interactions, and contributing to long-term growth. It is a strategic investment that can determine a business's ability to adapt, thrive, and succeed in an increasingly interconnected world.
When it comes to identifying and diagnosing network issues, your secret weapon is a Network Monitoring software. A Network Monitoring (or Network Performance Monitoring) tool monitors end-to-end network performance to identify network issues affecting your end-users and customers - even if those network problems may reside outside of your local network infrastructure.
- End-to-End Visibility: Network Monitoring tools provide a comprehensive view of your entire network environment, from local devices and routers to remote servers and cloud services. This holistic perspective allows you to identify bottlenecks, latency issues, and potential points of failure anywhere within your network ecosystem.
- Proactive Issue Detection: Rather than waiting for user complaints or system failures, Network Monitoring software takes a proactive approach. It continuously monitors network metrics, performance parameters, and traffic patterns, enabling early detection of anomalies or deviations from normal behavior.
- Real-Time Alerts: When a network issue is detected, Network Monitoring tools can send real-time alerts to network administrators or IT teams. These network monitoring alerts allow for swift response and remediation, minimizing downtime and potential business disruptions.
- Troubleshooting Efficiency: Armed with historical data and performance trends, Network Monitoring software becomes an essential tool for troubleshooting. It assists IT professionals in pinpointing the root causes of network problems, whether they stem from hardware failures, software glitches, or external factors.
In the following sections, we'll explain how to identify network issues step-by-step, but to prepare you for what's come, here's a little summary:

We recommend a tool like Obkio Network Performance Monitoring Software because it does the work for you.
Obkio's proactive Network Monitoring tool actively seeks out irregularities, sending alerts the moment anomalies are detected. Say goodbye to being blindsided by unexpected network disruptions and hello to taking swift action before users even notice.
With Obkio's user-centric approach, you can understand the impact of network issues on end-users. Monitor application performance and user experience, ensuring that your digital services remain seamless and reliable.

- Synthetic Traffic simulates the end-user perspective to identify issues
- Decentralized end-to-end monitoring of network locations with Monitoring Agents
- Continuous monitoring identifies intermittent issues that are hard to pinpoint
- Monitoring Agents collect data to diagnose network issues
- Measures network performance metrics like jitter, packet loss, throughput and more
- Troubleshoot network issues with Device Monitoring & Traceroute features
To actually diagnose network issues happening anywhere in your network, you need to deploy Network Monitoring Agents which continuously measure network performance in key network locations like offices, data centers and clouds. The Agents exchange synthetic traffic to measure network metrics between each other.
This will help you the root cause of the network issues and identify any network segments where the network issue is most pronounced. Essentially, to collect the data you need to translate, you’ll need:
- Local Agents: Installed in the targeted office location experiencing network performance issues. There are several Agent types available (all with the same features), and they can be installed on MacOS, Windows, Linux and more.
- Public Monitoring Agent: Which are deployed over the Internet and managed by Obkio. They compare performance up to the Internet and quickly identify if the network issue is global or specific to the destination. This will be great information for later in the troubleshooting process. You can use an AWS or Google Cloud Agent.
Obkio's Onboarding Wizard will help you deploy this complete setup in just 10 minutes! So just click, sit back, and watch the network performance data come in.

Once you've deployed Obkio's Monitoring Agents throughout your network, they will start continuously exchanging synthetic traffic to perform synthetic testing and measure network performance and identify network performance issues in your WAN, LAN, network devices, and more!

Visualizing the Network Landscape:
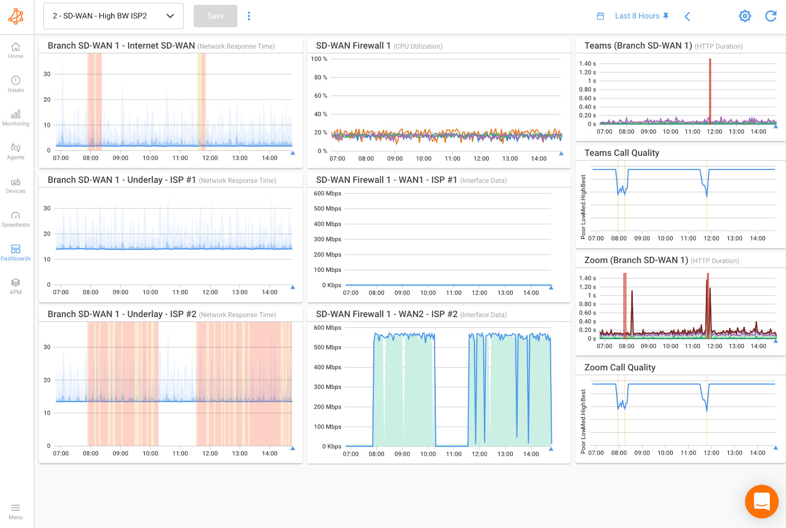
Obkio's Network Monitoring Tool provides a visual representation of your network's architecture, making complex structures comprehensible at a glance. Visual maps help you understand the flow of data, pinpoint potential bottlenecks, and grasp the interaction between various network components.
Performance Metrics at Your Fingertips:
Delve into real-time and historical performance metrics with Obkio's intuitive dashboard. From latency and packet loss to bandwidth usage, you can access key data points that illuminate network health and potential issues.
Proactive Issue Detection: Obkio's proactive monitoring actively seeks out irregularities, sending alerts the moment anomalies are detected. Say goodbye to being blindsided by unexpected network disruptions and hello to taking swift action before users even notice.
Remote and Local Diagnostics: Whether the issue resides within your local infrastructure or extends beyond, Obkio's tool has you covered. Diagnose problems within your network as well as those influenced by external factors like service provider glitches or routing anomalies.
Step 2. Understanding the Common Signs of Network Problems: How to Proactively Diagnose Network Issues
Absolutely, understanding the common signs of network problems is essential for anyone looking to maintain a stable and reliable network connection. These signs often serve as early indicators that something may be amiss within your network infrastructure. Here's an in-depth exploration of some of the most prevalent and recognizable symptoms of network issues:
- Slow Internet Speeds: Slow internet speeds are one of the most noticeable and frustrating network issues. Web pages take longer to load, videos buffer incessantly, and downloads crawl at a snail's pace. This sluggishness can stem from a variety of causes, including network congestion, bandwidth limitations, or even issues with your Internet Service Provider (ISP).
- Intermittent Connectivity: Experiencing sporadic connectivity disruptions, where your connection drops unexpectedly and then reconnects, can be incredibly disruptive. This could result from wireless interference, faulty network cables, or hardware malfunctions such as a problematic router or modem.
- High Latency and Ping Times: High latency, often noticeable as lag or delay, can hinder real-time activities like online gaming, video conferencing, and VoIP calls. Elevated ping times indicate that data is taking longer to travel between your device and its destination, which might be caused by routing inefficiencies, network congestion, or distance.
- Packet Loss and Data Corruption: Packet loss occurs when data packets fail to reach their destination, leading to incomplete or distorted information. This can manifest as distorted audio or video during online calls, choppy streaming, or disrupted online interactions. Hardware issues, network congestion, or faulty cabling might contribute to packet loss.
- Devices Not Connecting: If you're unable to connect certain devices to your network, or they experience frequent disconnections, it could indicate issues with your router settings, Wi-Fi interference, or IP address conflicts.
- Slow Local File Transfers: Slow file transfers between devices within your local network might indicate congestion or hardware limitations within your network infrastructure.
- Frequent Network Timeouts: Network timeouts occur when your device fails to establish a connection to a remote server or website. This can be due to network congestion, DNS (Domain Name System) issues, or even problems at the server end.
- Unresponsive Websites or Applications: If certain websites or applications are consistently unresponsive or slow to load, it might indicate network issues affecting your connection to specific servers or services.
- Inconsistent Video Streaming Quality: Fluctuating video streaming quality, such as videos switching between different resolutions, can be attributed to network issues causing the streaming service to adjust the quality in real-time to compensate for a fluctuating connection.
- Unexpected Downtime: If your network experiences sudden and unexpected downtime, where all devices lose connectivity, it could be due to various factors, including router malfunctions, power outages, or ISP-related problems.
Recognizing these common signs of network problems is the first step toward addressing and diagnosing network issues promptly. By paying attention to these indicators and employing proper network troubleshooting techniques, you can ensure that your network remains robust, efficient, and dependable for all your digital endeavors.
Navigating the intricate realm of networking involves mastering the art of diagnosing and resolving a variety of challenges that can disrupt the seamless flow of data and communication. In this section, we embark on a journey to demystify some of the most common network issues that individuals and businesses encounter. By gaining a deeper understanding of these issues, you'll be better equipped to identify their underlying causes and implement effective solutions.
The common causes of network issues are almost always the same. When you identify network performance issues, here are some common ones:
Network performance issues related to resource issues can mean different things, from equipment problems to high CPU usage. Let’s break down some of the most common resource issues:
- Network Equipment & Devices: Sometimes, network issues occur within network equipment or devices like Firewalls, Routers, Switches, Wifi APs. Problems can be due to bad configurations, faulty connections, and even packet loss. Obkio’s network device monitoring solution easily monitors any SNMP-enabled network devices to ensure performance and diagnost network issues affecting network devices.
- High CPU Usage: The most common cause of high CPU usage is when your network becomes bogged down by enormous amounts of traffic. CPU usage can increase drastically when processes require more time to execute or when a larger number of network packets are sent and received throughout your network. High CPU usage can bog down your network, or leave not enough CPU for other processes.
- High Bandwidth Usage: When someone or something on your network begins monopolizing bandwidth by downloading gigabytes worth of data, possibly by video, it creates a congestion in your network. Network congestion due to high bandwidth usage leaves not enough bandwidth for other parts of your network — which is when you can start experiencing problems like slow download speed over the internet.

Network performance issues can allow for basic connectivity functions, but they do not allow for high performance. These failures can be either steady or intermittent, with the latter being the most challenging to identify and troubleshoot.
- Network Slowness: Network slowness occurs when a computer network is operating at a slower-than-normal speed, often resulting in sluggish internet browsing or delays in accessing files or applications.
- Latency: Latency is the time it takes for a message to travel from one point on the network to another. High latency can cause delays and slow down network performance, making it harder for users to access data and applications.
- Packet Loss: Packet loss occurs When packets of data are lost or dropped during transmission. It can lead to retransmissions, which can slow down network performance and increase latency.
- Network Congestion: When there are too many devices using the same network resources, the available bandwidth can cause network congestion, cleading to slower network speeds and longer wait times.
- Packet Duplication: Packet duplication can occur when packets are duplicated during transmission, resulting in additional network traffic and potentially affecting network performance. When packets are duplicated, the receiving device may process the same data multiple times, leading to additional processing overhead.
- Packet Reordering: Packet reordering can occur when packets are received out of order. This can be caused by network congestion or delays in packet delivery. Packet reordering can cause additional processing overhead as the receiving device has to reorder the packets before processing them.
Network availability issues refer to problems that prevent users from accessing the network or network resources. When a network is unavailable, users may experience downtime, loss of productivity, and potential loss of revenue. Some common network availability issues include:
- Network outages: Network outages occur when the network is unavailable due to hardware failure, power outages, or other issues. Network outages can cause significant disruptions in service and may require significant time and resources to resolve.
- Network congestion: Network congestion occurs when there is a high level of network traffic, causing delays and potentially making the network unavailable for some users. Network congestion (including WAN or LAN congestion) can occur due to insufficient bandwidth, a large number of users accessing the network simultaneously, or other issues.
- Security attacks: Security attacks, such as distributed denial-of-service (DDoS) attacks, can cause network availability issues by flooding the network with traffic or disrupting network resources. These attacks can cause network downtime and require significant resources to mitigate.
- Configuration errors: Configuration errors can cause network availability issues, such as misconfigured network devices or incorrect routing tables. These errors can cause disruptions in network connectivity and may require troubleshooting to resolve.
- Software bugs: Software bugs in network devices or network applications can cause network availability issues by causing devices to crash or behave unexpectedly. These issues can be difficult to diagnose and may require software patches or upgrades to resolve.
Network device issues refer to problems that occur with the physical devices that make up a network infrastructure. These issues can be caused by hardware failures, software bugs, or configuration errors, among other factors. Some common examples of network device issues include:
- Defective Cables or Connectors: It may seem obvious, but some network issues may occur with the hardware outside of the network. Hardware problems like defective cables or connectors can generate errors on the network equipment to which it is connected. A copper, cable, or fiber-optic cable can be damaged, which will likely reduce the amount of data that can go through it without packet loss.
- Hardware failures: Hardware failures, such as a failed router, network switch, or network card, can cause disruptions in network connectivity and lead to network downtime. These issues can be caused by component failures, power surges, or other factors.
- Firmware or software bugs: Firmware or software bugs in network devices can cause devices to behave unexpectedly or fail to function properly. These issues can be difficult to diagnose and may require updates or patches to resolve.
- Configuration errors: Configuration errors can cause network device issues, such as misconfigured routing tables or incorrect access control lists. These errors can cause disruptions in network connectivity and may require troubleshooting to resolve.
- Compatibility issues: Compatibility issues between network devices or software can cause problems, such as incompatible firmware versions or mismatched network protocols. These issues can cause disruptions in network connectivity and may require updates or configuration changes to resolve.
- Overheating or power issues: Overheating or power issues can cause network devices to fail or shut down, leading to network downtime. These issues can be caused by inadequate cooling or power supply capacity, among other factors.
DNS errors essentially happen because you’re unable to connect to an IP address, signalling that you may have lost network or internet access. So, your site can simultaneously appear online for you, but offline to your visitors. DNS issues occur with the DNS infrastructure responsible for translating human-readable domain names into IP addresses that computers can use to connect to websites and other network resources. Some common DNS issues include:
- DNS server failure: When a DNS server fails, it can prevent users from accessing websites and other network resources. DNS server failure can be caused by hardware failure, software bugs, or configuration errors.
- DNS cache poisoning: DNS cache poisoning occurs when attackers manipulate the DNS cache to redirect users to fraudulent websites or malicious resources. This can lead to security breaches and potential loss of data or other sensitive information.
- DNS misconfiguration: DNS misconfiguration can cause issues, such as misconfigured name servers or incorrect DNS records. These issues can cause disruptions in network connectivity and may require troubleshooting to resolve.
- DNS propagation delay: DNS propagation delay occurs when changes to DNS records are not immediately propagated throughout the DNS infrastructure. This can cause disruptions in network connectivity and may require patience until the propagation is completed.
- DNS overload: DNS overload occurs when DNS servers are unable to handle the volume of requests they receive, leading to slower response times or even network downtime. DNS overload can be caused by a large number of users accessing the network simultaneously or other factors.

- Slow internet speeds: Slow internet speeds can be caused by a variety of factors, including insufficient bandwidth, network congestion, or distance from the network access point.
- High latency: High latency can cause delays when accessing Internet resources, such as slow page load times or delays in sending and receiving data. This can be caused by network congestion, long distances between network endpoints, or other factors.
- Intermittent Internet connectivity: Intermittent Internet connectivity issues can cause disruptions in internet access, such as dropped connections or intermittent outages. These issues can be caused by hardware failures, network congestion, or other factors.
- Service provider issues: Service provider issues, such as network outages or maintenance, can cause disruptions in internet access or lead to slower internet speeds.
- Interference in the Wireless Network: Wireless interference occurs when something disrupts or weakens the Wi-Fi signal transmitted from your wireless router. Very common household items, like microwave ovens or cordless phones, are slowing down your home Wi-Fi network performance. if you live in a densely populated area, your neighbors’ Wi-Fi networks could actually be interfering with your own. This is particularly true if you’re using a 2.4GHz wireless router.
- Internet Outages: Internet outages occurs when a portion of the internet, or the entire internet, becomes inaccessible for an extended period of time. An Internet outage or failure can occur at any time, the first challenge for network administrators is to quickly identify the events that can cause breakdowns as well as the precise time of the event.
While users are usually quick enough to report problems, it’s of course ideal to intercept the problem and resolve it before it affects users.

Knowing how to identify network issues begins with measuring network performance using precise network metrics. You’ll then need to familiarize yourself with all your application performance requirements to identify the network performance thresholds to be respected, and to ensure that these applications can work properly.

Some of the most common network metrics that you should be looking at are:
- Latency: Within a network infrastructure, latency refers to the measure of time it takes for data packets to reach their destination when traveling across a network. It is usually measured as a round trip delay, in milliseconds (ms), taking into account the time it takes for the data to get to its destination and then back again to its source.
- Jitter: Jitter is a huge problem when using real-time applications such as unified communications, including IP telephony (VoIP jitter), video conferencing, and virtual desktop infrastructure. Simply put, jitter is a variation in delay. Otherwise known as a disruption that occurs while data packets travel across the network.
- Packet Loss: Packet loss refers to the number of data packets that were successfully sent out from one point in a network, but were dropped during data transmission and never reached their destination. It’s important to know how many packets are being dropped across your network to determine good or poor network performance.
- Throughput: Network Throughput refers to the amount of data passing through a network and traveling from point A to point B in a determined amount of time. When referring to communication networks, throughput is the rate of data that was successfully delivered over a communication channel.
- Packet Duplication: Packet duplication refers to when data packets are duplicated somewhere in the network, and are then received twice at their destination. The source of the data sometimes believes that a data packet was not transmitted correctly because of packet loss, and may retransmit that packet. The destination source may have already gotten the first packet, and will receive a second duplicate packet.
- Packet Reordering: Packet reordering occurs when data packets arrive at their destination in the wrong order. This can happen for various reasons, such as multipath routing, route fluttering, and wrong QoS queue configuration.
Learn how to measure network performance with key network metrics like throughput, latency, packet loss, jitter, packet reordering and more!
Learn moreNetworks are becoming more and more complex with every technological advancement. As hosted services continue to gain popularity, applications are being hosted further and further away from users.
Events that can affect the maintenance of critical applications can occur anywhere: in an internal LAN, wired or wireless network, with the Internet or WAN provider, or in the internal network of a service provider.
The second challenge for network administrators when knowing how to detect and diagnose network issues is to precisely identify a number of points used for network troubleshooting. To do so, perform a network assessment to identify a variety of different elements. Our Network Assessment Template can help you identify:
As I talked about at the start of the article, there are a variety of network issues that can interrupt your network performance. To know how to solve these problems, you need to actually understand what they are. A network performance monitoring software will monitor and measure network metrics and report back if it finds any issues, with details about what the issue is, and what caused it.
Networks are vaste infrastructures, especially modern networks that can span over a variety of different locations. That means that a network issue can be hiding anywhere. It’s important to identify where exactly in your network a network performance issue has occurred.
Using Monitoring Agents, Obkio allows you to deploy Agents in key network locations, set up monitoring sessions, and continuously monitor network performance between Agents. That means that, if a network issue occurs, you can easily see which Agent, in what location, has identified it.
Here are some common areas where network issues can occur:
- End-user devices: End-user devices, such as desktops, laptops, smartphones, and tablets, can experience network issues due to outdated drivers, misconfigured network settings, or hardware failures.
- Local network: Local network issues can occur due to misconfigured network devices, such as routers, switches, or firewalls. Malfunctioning network devices or network cables can also cause local network issues.
- Wide Area Network (WAN): WAN performance issues can occur due to internet connectivity issues, ISP outages, or slow internet speeds. DNS issues or misconfigured WAN devices can also cause WAN issues.
- Cloud infrastructure: Cloud infrastructure issues can occur due to connectivity issues with cloud service providers, network congestion in the cloud, or issues with cloud applications.
- Network core: Issues with the network core, such as malfunctioning switches or routers, can cause widespread network issues that impact multiple devices or users.
As I mentioned earlier, modern networks are vast infrastructures, and many businesses may have several employees working to manage different parts of the network. Once you located a network issue, and what exactly it is, you can then easily decide who is responsible for fixing it.
After you’ve collected all the information you need to identify the network issue, where it’s located, and why it happened, you can then assess what the next steps are in terms of solving the problem. That could be reaching out to your ISP or MSP, or bringing the problem to your network administrator to fix it internally.
- Check physical connections: Make sure all cables, routers, switches, and network interface cards (NICs) are securely connected and not damaged.
- Update network drivers and firmware: Outdated drivers and firmware can cause network connectivity problems. Check for updates and install the latest versions.
- Reset network hardware: Resetting routers and switches can help clear network congestion and resolve intermittent connection problems.
- Optimize network settings: Adjusting network settings such as DNS servers, IP addresses, and network protocols can help improve network connectivity and speed.
- Reduce network traffic: High network traffic can cause intermittent connectivity problems. Limiting the number of devices connected to the network and reducing file transfers and downloads can help alleviate network congestion.
- Contact your ISP: If the above steps do not resolve the issue, contact your internet service provider (ISP) to check for network problems on their end.
- Document the issue: Keep a log of when the issue occurs, how long it lasts, and any other relevant details. This can help identify patterns and assist with troubleshooting efforts.
- Monitor the network: Even after you have resolved the issue, it is important to monitor the network to ensure that the issue does not reoccur or cause additional problems. Ongoing network monitoring and network connectivity monitoring can help identify potential issues before they become significant problems and can help maintain optimal network performance.
The increase in the number and duration of network outages can have a detrimental effect on multiple parts of your business. The longer these problems go unnoticed, the more damage they can potentially cause.
Network issues have particular effects on:
Some consequences for IT services include:
- VoIP and choppy video calls (affecting sensitive apps like Zoom & Microsoft Teams)
- Slow Internet performance or Internet problems
- Slowdown of critical applications such as ERP (Netsuite or SAP performance issues), CRM (Microsoft Dynamics, Salesforce performance), finance, and ecommerce systems.
- Failing Citrix, RDP or Terminal Server sessions
- Low transfer rate
Some consequences for users and clients include:
- Lost productivity
- Frustration and disengagement
- Bad customer experience
Some consequences for your business include:
- Lost productivity
- Overworked IT infrastructure
- Increased operating costs
- Damaged reputation
- Loss of income
The main task of an IT administrator should not simply be to put out fires, but rather to support the business in its development and day-to-day operations.
To succeed in getting out of the deep end, an IT manager must be able to prevent performance problems by detecting them as soon as they happen. Quick detection and prevention will help prevent catastrophic consequences from taking shape and avoid the time IT managers will have to spend on crisis management.
It’s therefore essential to be able to understand the consequences of network issues and to implement solutions to detect them.
Learn how to detect intermittent network problems to troubleshoot performance issues that are hard to catch with Obkio Network Monitoring software.
Learn moreEven the best designed networks are not immune to problems.
All IT managers generally agree on one thing. The question is not whether or not there will be network problems, but rather WHEN they will happen and what actions will be taken to fix them as soon as possible.
Once you detect network problems, and diagnose issues by collecting the information we mentioned above, the next step is Network Troubleshooting. We have a complete article on Network Troubleshooting, so make sure read that next to solve the network problems you identified.
When troubleshooting network issues or network slowness, several tools are available in the vault of a network administrator such as:
- Traceroutes: to identify route, latency and packet loss between two sites. See visual traceroute results and troubleshoot with traceroutes using Obkio's Vision Visual Traceroute tool.
- Speed Tests: which allow you to validate if the bandwidth you need is readily available. You can also learn more in our blog post on How to Monitor Network Speed.
- Prioritization and QoS: which increases network efficiency in the event of congestion and prioritizes applications more critical or sensitive to performance problems such as VoIP or video. For example, QoS for VoIP.
- Network Equipment Monitoring solutions like Fault Monitoring that perform SNMP reading on the equipment.
- Network Perforance Monitoring: Like we mentioned at the beginning of the article, a Network Monitoring tool is your biggest asset. It monitors performance, alerts you of network issues, and collect information to help you diagnose. A complete software, like Obkio, also offers the troubleshooting tools mentioned above.
Navigating the complexities of network troubleshooting requires both a detective's intuition and a technician's finesse. In this section, we delve into the heart of common network ailments, equipping you with the knowledge and strategies to diagnose and cure them. From the frustrating grip of slow internet speeds to the enigma of packet loss, each challenge presents an opportunity to unravel the mystery behind network issues.
Whether you're a curious explorer of the digital landscape or a seasoned IT professional, this section will be your roadmap to conquering the most prevalent network problems and emerging victorious on the other side.
Slow Internet speeds can be a frustrating obstacle, but pinpointing the source of the problem is the key to resolving it. Start by conducting a speed test using Obkio's Network Monitoring tool to measure your download and upload speeds. Compare the results with the speeds promised by your Internet Service Provider (ISP).
If the speeds significantly deviate from what you're paying for, it could indicate an issue with your provider's service. Contact your ISP's support to address the problem.
However, if your speeds are consistent with what you're paying for, the issue might lie within your network setup. Check for bandwidth-heavy activities (e.g., multiple devices streaming or downloading simultaneously) that could be causing congestion. Ensure your router is placed in an optimal location, free from obstructions, and consider upgrading to a router with better capabilities if needed.
Dropped connections can disrupt your online activities and hinder productivity. Begin by rebooting your router and modem to refresh the connection. If the problem persists, check for firmware updates for your router and apply them if available. Review the router's configuration settings, paying attention to the Wi-Fi channel selection. Interference from neighboring networks can lead to dropped connections, so experiment with different channels to find the least congested one.
Additionally, ensure your router's antennas are positioned correctly, and consider adjusting their orientation for better coverage. If you're still experiencing dropped connections, consider the possibility of hardware issues and contact your router manufacturer's support.
High latency can make online gaming and video calls frustrating experiences. To reduce and improve latency, start by closing background applications that might be consuming bandwidth. Use a wired Ethernet connection instead of Wi-Fi for a more stable and responsive connection, especially during gaming or important video calls.
If you're a gamer, consider enabling Quality of Service (QoS) settings on your router to prioritize gaming traffic. This can help reduce latency by giving priority to your gaming data over other less time-sensitive traffic. For video calls, choose platforms that allow you to manually adjust the video quality to match your network conditions.
In this guide, learn how to troubleshoot and improve network latency with fun analogies, step-by-step instructions, and tips for both users and businesses.
Learn morePacket loss can lead to distorted audio, video, and other communication issues. Begin by conducting a packet loss test using specialized online tools. If you identify packet loss, check for loose or damaged network cables. Faulty cables can cause data corruption and should be replaced.
Examine your router's Quality of Service (QoS) settings to ensure they are appropriately configured. If your network experiences heavy congestion, QoS can prioritize certain types of traffic to reduce the likelihood of packet loss. Additionally, reach out to your ISP to inquire about any known issues in your area that might be causing packet loss.
Lost packets? No problem! Follow our guide and master the art of troubleshooting packet loss and say goodbye to network issues for good!
Learn moreFew things are as exasperating as the drag of network slowness. Whether you're waiting for a webpage to load, a file to download, or an email to send, slow network speeds can test your patience. To identify and address this issue, follow these steps:
- Run a Speed Test: Begin by performing a speed test using Obkio's Network Monitoring tool. This will provide you with a baseline measurement of your current download and upload speeds. Compare the results with your ISP's advertised speeds to determine if you're getting what you're paying for.
- Check for Background Activities: Background applications, such as cloud backups or software updates, can consume your bandwidth and slow down your network. Close or pause these activities while you're experiencing slowness to see if there's an improvement.
- Scan for Malware and Viruses: Malware and viruses can hog your network resources without your knowledge. Perform a thorough scan of your devices to ensure they are free from any malicious software that might be causing network slowness.
- Optimize Wi-Fi Signal Strength: If you're using Wi-Fi, ensure that your device is within a reasonable range of your router. Walls, obstacles, and distance can weaken the signal, leading to slower speeds. Consider moving closer to the router or using Wi-Fi range extenders to improve coverage.
- Update Firmware and Drivers: Outdated router firmware and device drivers can lead to compatibility issues and reduced performance. Check for updates for both your router's firmware and your device's network drivers.
- Monitor Network Traffic: Network Monitoring software can provide insights into how your network's bandwidth is being utilized. Identify bandwidth-intensive devices or applications and consider adjusting their usage or enabling Quality of Service (QoS) settings to prioritize certain traffic.
- Consider Network Upgrades: If your network infrastructure is outdated, upgrading your router or modem might significantly improve speeds. Newer devices often support faster Wi-Fi standards and provide better performance.
- ISP Contact: If you've exhausted all network troubleshooting steps and still experience slowness, contact your ISP. They can run diagnostics from their end to identify any issues in your connection. They might need to adjust settings or perform maintenance to restore proper speeds.
By following these steps, you can diagnose and address network slowness effectively, ensuring a smoother and more efficient online experience. Remember that maintaining network performance is an ongoing effort, and periodic checks and optimizations can help prevent future instances of network slowness.
Advanced techniques come to the forefront, providing sophisticated solutions to intricate issues that can impact your network's performance, security, and efficiency. In this section, we explore three powerful techniques that stand as pillars of advanced network management.
1. QoS (Quality of Service) Configuration: Tailoring Traffic Prioritization
Quality of Service (QoS) is your network's VIP section, ensuring that critical data receives preferential treatment. By configuring QoS, you gain the ability to allocate bandwidth based on priority, optimizing the flow of traffic for specific applications or devices. This is particularly valuable for organizations where different types of data contend for network resources.
- Bandwidth Allocation: QoS lets you allocate a portion of your available bandwidth to high-priority applications like video conferencing or VoIP calls, ensuring smooth communication even when other activities are vying for resources.
- Reducing Latency: QoS can minimize latency for time-sensitive applications, delivering a seamless experience for online gaming or real-time video streaming.
2. VLANs (Virtual LANs) for Enhanced Network Segmentation: Navigating the Network Archipelago
As networks grow in complexity, Virtual LANs (VLANs) emerge as a strategic tool for maintaining order amidst the chaos. VLANs create isolated segments within a physical network, enhancing security, improving efficiency, and optimizing resource utilization.
- Segmentation: VLANs allow you to segment network traffic, isolating groups of devices to improve performance and security. This is particularly valuable in large organizations with diverse departments or multiple user groups.
- Guest Networks: With VLANs, you can create dedicated guest networks that offer internet access without compromising the security of your main network.
- Resource Allocation: VLANs enable efficient use of network resources by dedicating specific segments to particular types of traffic, ensuring smoother data flow and reduced contention.
3. Firewall and Port Forwarding Adjustments: Navigating the Digital Moat
Firewalls are your network's guardians, but configuring them effectively requires a strategic approach. Adjusting firewall settings and implementing port forwarding can shape traffic patterns and enhance security.
- Port Forwarding: By forwarding specific ports, you can direct external traffic to internal servers or devices. This is crucial for applications like remote desktop access, online gaming, or hosting a website.
- Security Enhancement: Fine-tuning firewall rules can strengthen your network's security posture, allowing authorized traffic while thwarting potential threats.
- Load Balancing: Firewalls can be used to distribute incoming traffic across multiple servers, optimizing resource utilization and ensuring high availability.
Embracing these advanced techniques empowers you to not only tackle complex network challenges head-on but also elevate your network management skills to a higher plane. Whether you're an IT professional navigating the digital landscape or an enthusiastic network enthusiast, these advanced techniques are your passport to network excellence.
Behind the scenes of every network hiccup lie a plethora of factors, intricately woven together to either bolster or challenge your network's performance. As we explore these contributing elements, you'll gain a deeper appreciation for the complex interplay that shapes your network's behavior.
Hardware components form the backbone of your network infrastructure. Routers, switches, modems, and network cables collaborate to facilitate data transfer. Faulty or aging hardware can introduce issues such as intermittent connectivity, slow speeds, or complete network outages. Regular maintenance and timely replacements are essential to keep your network running smoothly.
The software layer of your network, including router firmware, device drivers, and applications, is susceptible to glitches that can disrupt normal operations. Outdated firmware, incompatible software, or software bugs can lead to network instability, crashes, and compromised security. Regular updates and patches are critical to ensure optimal performance.
Just like rush-hour traffic, network congestion occurs when too many devices vie for limited bandwidth. This can lead to slow speeds, latency, and packet loss. High-demand activities like streaming, online gaming, or large file transfers can exacerbate congestion or network overload. Effective bandwidth management, Quality of Service (QoS) configurations, and optimizing your network setup can help alleviate congestion.
In the wireless realm, signal interference from neighboring networks, electronic devices, or physical obstacles can weaken your Wi-Fi signal, leading to poor connectivity and slower speeds. The strength of your signal directly affects your network's range and reliability. Positioning your router strategically, minimizing interference sources, and using signal boosters can enhance signal strength and minimize interference.
External factors, often beyond your control, can impact your network. Adverse weather conditions, like heavy rain or electrical storms, can introduce temporary network disconnections. Physical obstacles like walls, buildings, and even large appliances can attenuate Wi-Fi signals. Identifying these external factors and taking preventive measures can mitigate their impact on your network.
Understanding these multifaceted factors empowers you to diagnose network issues more effectively. By addressing hardware problems, staying vigilant with software updates, optimizing network congestion, ensuring strong signal strength, and accounting for external variables, you pave the way for a more reliable and robust network. Just as a conductor orchestrates an intricate symphony, your mastery of these factors orchestrates a harmonious network experience for all connected devices.
Network stability is essential to maintaining a seamless and reliable digital experience. Implementing preventive measures helps you proactively address potential issues before they disrupt your network. Let's look into some tips and tricks for optimizing network performance!
Regular maintenance is the cornerstone of testing network stability. Routinely check and update firmware for routers, switches, and other network devices. Firmware updates often include bug fixes, security enhancements, and performance optimizations. Keeping your devices up to date ensures they operate efficiently and securely.
Proper router placement plays a pivotal role in signal distribution and overall network performance. Position your router centrally within your home or office to ensure even coverage. Elevate it from the floor, away from obstructions, and avoid interference from other electronic devices. This strategic placement minimizes signal loss and dead zones, fostering a more robust Wi-Fi network. You can also monitor router performance.
Effectively managing your network's bandwidth allocation ensures fair distribution of resources among various activities and devices. Employ Quality of Service (QoS) settings to prioritize critical applications like video conferencing or VoIP calls. QoS prevents bandwidth-hungry tasks from monopolizing resources and guarantees a smoother experience for time-sensitive applications.
Proactive monitoring is your early warning system against potential network issues. Utilize Obkio's Network Monitoring tool to track performance metrics, identify anomalies, and receive real-time alerts. Monitoring allows you to address emerging problems before they escalate, maintaining a stable network environment.
Wireless networks can suffer from signal interference, impacting stability. Choose the optimal Wi-Fi channel with the least congestion to avoid overlapping with neighboring networks. If your router supports dual-band (2.4GHz and 5GHz) frequencies, take advantage of both to balance network traffic and reduce interference.
For wired networks, proper cable management reduces the risk of disruptions due to loose or damaged cables. Organize and secure cables to prevent accidental disconnections or signal degradation. Regularly inspect and replace damaged cables to maintain consistent connectivity.
Power fluctuations and outages can wreak havoc on your network. Install a UPS to provide temporary power during outages, allowing you to save work, safely shut down devices, and prevent data loss.
By proactively implementing these preventive measures, you create a resilient network foundation that minimizes the risk of disruptions and enhances overall stability. A well-maintained and secure network not only provides a smooth digital experience but also safeguards against potential downtime and data loss. As you fortify your network's stability, you ensure a dependable and consistent online environment for all connected devices.
Obkio is a simple Network Monitoring and Troubleshooting SaaS solution for Enterprises and MSPs that allows users to continuously monitor the health of their network and core business applications to improve the end-user experience!
Deploy physical, software or public Monitoring Agents at strategic locations in your business’ network such as data sites, remote sites, external client sites, or public or private clouds and easily identify the causes of intermittent VoIP, video, and applications slowdown in seconds.
- 14-day free trial of all premium features
- Deploy in just 10 minutes
- Monitor performance in all key network locations
- Measure real-time network metrics
- Identify and troubleshoot live network problems
