Table of Contents
Table of Contents
As an IT professional or network administrator, you understand the critical importance of maintaining a smooth and efficient network. LAN congestion can be a silent disruptor, causing significant slowdowns and affecting the productivity of your entire team. Imagine trying to navigate through a traffic jam on your way to an important meeting – frustrating, isn't it? This is precisely what LAN congestion feels like for your network.
When data traffic within a Local Area Network (LAN) surpasses its handling capacity, it leads to a cascade of issues. These problems can severely impact business operations, from slowed application response times to poor-quality communications and disrupted workflows.
In this article, we delve into the top 10 reasons behind LAN congestion, providing you with a detailed guide on how to identify and troubleshoot these issues.
LAN congestion occurs when the data traffic within a Local Area Network (LAN) exceeds the network's capacity to handle it efficiently. This congestion leads to a range of performance issues, such as slow data transfer speeds, delayed packets, and increased latency. As a result, applications and devices connected to the network experience sluggish performance, causing significant disruption in business operations.
In simpler terms, imagine LAN congestion as a traffic jam on a busy road. When too many cars (or data packets) attempt to travel the same route at once, movement slows, leading to delays. Similarly, in a congested network, data takes longer to reach its destination, causing issues like slow downloads, lag in communication apps, and poor video quality during video calls.

The impact of LAN congestion can be especially critical for businesses that rely heavily on network performance for daily operations. Slow application response times, poor communication quality, and disrupted workflows can lead to productivity losses, missed deadlines, and ultimately, a drop in customer satisfaction. For companies managing high data volumes, LAN congestion can also strain IT resources, forcing teams to invest more time and effort into troubleshooting network issues instead of focusing on core business goals.
Identifying and managing LAN congestion is essential for maintaining optimal business operations, especially in industries that depend on real-time data exchange, seamless communication, or critical applications such as VoIP, cloud computing, or video conferencing.
Learn how to detect network congestion & perform a network congestion test inside & outside your network with Network Monitoring & Network Device Monitoring.
Learn moreWhen a network begins to slow down or experience congestion, it can have a direct impact on your business, from diminished productivity to poor customer experiences. Identifying the root causes of LAN congestion, however, can be tricky without the right tools. While you may notice signs of network congestion – like slow data transfer or lag in communication apps – pinpointing the exact cause of the issue requires deeper insights than what manual monitoring can provide.
This is where Obkio Network Performance Monitoring Software becomes essential.

You can’t rely on guesswork to resolve LAN congestion issues, you need real-time data and visibility into every part of your network. With Obkio, you can monitor your entire network from end to end, including your local network (LAN and VPN), as well as external networks like your WAN and Internet Service Providers (ISPs). This comprehensive monitoring approach allows you to identify and troubleshoot congestion no matter where it originates, even in network segments where you may not have physical equipment or IT staff available.
Unlike traditional monitoring solutions, which often focus only on local network equipment, Obkio uses Network Monitoring Agents to measure performance across every segment of your network. These agents send synthetic traffic to continuously monitor network metrics like bandwidth, latency, and packet loss, helping to detect congestion early. By capturing real-time and historical data, Obkio provides a full picture of network performance, allowing you to proactively address congestion before it impacts your business operations.

The benefit of continuous monitoring with Obkio is that it doesn’t just alert you about congestion – it provides detailed information that helps you understand _why and where _it’s happening and how to fix it. Whether the congestion is caused by bandwidth overutilization, outdated hardware, or excessive traffic, Obkio gives you the tools to diagnose and resolve the issue quickly.
Proactively monitoring your LAN is crucial for ensuring smooth operations and maintaining a high level of performance across all business-critical applications and devices.
- 14-day free trial of all premium features
- Deploy in just 10 minutes
- Monitor performance in all key network locations
- Measure real-time network metrics
- Identify and troubleshoot live network problems
Ready to get started with proactive LAN congestion detection? Start monitoring your network with Obkio today!
LAN congestion can result from a variety of issues, many of which are hard to spot and can significantly impact network performance and business operations. And, it can also be caused by a variety of other issues as well.
Some of the most common causes of LAN congestion are bandwidth overutilization, faulty network equipment, excessive broadcast traffic, network loops, misconfigured devices, outdated network infrastructure, high latency and jitter, poor network design, excessive devices on the network, and unnecessary multicast traffic.
Identifying these causes is key to preventing and troubleshooting network slowdowns. That’s why we’ll be going through every key LAN congestion cause in detail.
Here are the top 10 Reasons for LAN Congestion:
When a LAN network handles more data traffic than it can manage, bandwidth overutilization occurs. This is common in environments with high demands for data-heavy applications, such as file sharing, cloud backups, or video conferencing, where large volumes of data flood the network.
For example, in a busy office where employees are constantly streaming high-definition video or making video calls, the network can become overloaded, resulting in slower speeds for everyone on the network.

This happens when the network infrastructure lacks the capacity to support all the devices connected at the same time. As businesses grow and the number of connected devices increases, network resources can be exhausted if bandwidth is not appropriately managed.
Outdated or malfunctioning network devices like routers and switches can significantly slow down data flow. Equipment failure causes inconsistent data transmission, packet drops, and errors, creating bottlenecks in the LAN.
Old or faulty devices may not be capable of handling modern traffic loads, especially when businesses scale up. Additionally, failing equipment might not support newer networking standards, leading to congestion and poor performance.
Example: A retail company with outdated network switches might find that its Point-of-Sale (POS) systems and inventory management software operate slowly during peak hours, delaying transactions and frustrating customers.
Unlock the secrets to network device monitoring! From routers to switches, discover insights to monitor core network devices with tools, tips & techniques.
Learn moreBroadcast traffic refers to messages sent across the entire network. While broadcast traffic is part of standard operations (for instance, address resolution protocols), when excessive, it overwhelms the network, similar to a flood of emails sent to all employees at once. Thiis usually referred to as a Broadcast Storm.
Devices on a LAN are often broadcast to discover other devices or share resources. But in large networks or poorly configured environments, this traffic can consume significant bandwidth, causing delays.

Example: In a large corporate office, network printers may continuously broadcast their availability to all devices, consuming network bandwidth. If unchecked, this can slow down the entire LAN, affecting operations like file transfers or access to shared resources.
A network loop occurs when there are multiple active data paths between two or more network devices, leading to the repeated circulation of packets across the network. Without proper loop prevention mechanisms like the Spanning Tree Protocol (STP), these loops can cause the network to become overwhelmed by duplicate packets, resulting in extreme congestion.
This usually happens due to improper cabling or misconfigured switches and is more common in environments without sufficient network management.

Example: In a large manufacturing facility, connecting two switches with multiple cables for redundancy can inadvertently create a loop if not configured correctly. This loop can flood the network with duplicate packets, bringing production systems to a halt.
Incorrectly configured network devices such as routers, switches, or firewalls can lead to inefficiencies and unintentional congestion. Misconfigurations might cause traffic to be routed inefficiently or prevent the proper prioritization of important data, such as VoIP traffic over general internet browsing.
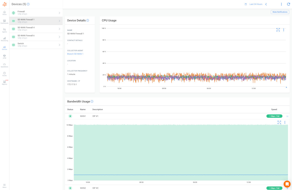
Screenshot from Obkio's Network Monitoring Tool
Example: In a call center, if the router is misconfigured, VoIP traffic might not be given priority over less important data streams, causing calls to experience delays, dropped audio, or jitter, which can negatively impact customer service quality.
Old networking equipment is a common cause of LAN congestion because it often can't handle modern traffic loads, such as video conferencing, large data transfers, or cloud services. Older devices might also lack features like Quality of Service (QoS), which helps prioritize critical traffic over less important data.
Learn how to monitor QoS performance on your private network, including MPLS, SD-WAN, or VPN, using Obkio's DSCP features.
Learn moreLatency is the delay in transmitting data across the network, while jitter refers to the variance in packet arrival times. High latency and jitter disrupt the smooth delivery of data, especially in real-time applications like video calls, gaming, or VoIP.
In congested networks, data packets may take longer to travel between devices, or they may arrive inconsistently, leading to delays and interruptions.

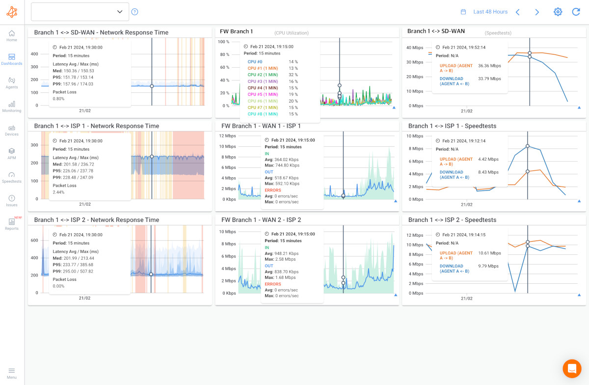
In the first graph, there is LAN congestion and the buffer is very large. Therefore there is little packet loss but a lot of latency and jitter.
In the second graph, there is LAN congestion with a medium buffer, so the packet loss, latency and jitter are all moderate.
In the third graph, there is LAN congestion with a small buffer, so the latency and jitter don’t increase too much but there is more packet loss.
Example: A financial services firm running time-sensitive trading software may experience lags and delayed updates in stock prices due to high latency and jitter, potentially resulting in financial losses.
A poorly designed LAN, one that lacks proper segmentation or redundancy, can easily become congested. If a network is designed without considering the number of devices, users, and traffic loads, the result can be frequent bottlenecks.
For instance, failing to segment traffic appropriately means all data competes for the same bandwidth. Networks also need scalability in mind to handle increased loads as businesses grow.
Example: A hospital using the same network for both patient record transfers and guest Wi-Fi access may find its critical systems slowed during peak hours, impacting healthcare services.
Discover how to monitor network performance effectively with key steps & best practices. Optimize your network with Obkio's NPM tool for seamless operations.
Learn moreAs businesses grow and more devices (smartphones, laptops, IoT devices) connect to the network, LANs can become overwhelmed. If the network isn't designed to handle this growth, the sheer number of devices can cause excessive competition for bandwidth.

Example: In an open office environment, where every employee has multiple devices connected (smartphones, laptops, and tablets), bandwidth can become strained during busy periods, slowing down the network for everyone.
Multicast traffic is used to send data to multiple devices simultaneously, like in video streaming or software updates. However, if it's unnecessary or improperly managed, it can flood the network, taking up valuable bandwidth and contributing to congestion.
Example: A university may use multicast traffic for campus-wide software updates, but if misconfigured, this traffic could overwhelm the network during the update process, slowing down internet speeds for students and staff during class hours.
Monitoring LAN congestion effectively involves a systematic approach to identifying, diagnosing, and resolving issues that impact network performance. Here’s a comprehensive guide to help you manage LAN congestion with precision.
Start with an end-to-end network monitoring solution to gain a complete view of your LAN's health. Tools like Obkio allow you to detect congestion before it impacts users, offering proactive alerts and insights.

Put It to the Test: Trying Is the Ultimate Way to Learn!
Networks may be complex. But Obkio makes network monitoring easy. Monitor, measure, pinpoint, troubleshoot, and solve network problems.
- 14-day free trial of all premium features
- Deploy in just 10 minutes
- Monitor performance in all key network locations
- Measure real-time network metrics
- Identify and troubleshoot live network problems
Often, you can sense network congestion through user complaints or performance issues before technical metrics confirm it. Common symptoms include slow network speeds, delays in application response times, and frequent disconnections. Monitoring tools can alert you to these issues early, giving you a head start on mitigation.
For a detailed troubleshooting guide, see our article onHow to Detect Network Congestion.
Learn how to detect network congestion & perform a network congestion test inside & outside your network with Network Monitoring & Network Device Monitoring.
Learn moreTo accurately detect LAN congestion, focus on these key metrics:
- Network Utilization: Tracks the percentage of available bandwidth being used. High utilization (80-90% or more) may indicate congestion.
- Packet Loss: Indicates dropped packets due to congestion or network issues.
- Latency: Measures the delay in data transmission. Increased latency can signal congestion.
- Jitter: Represents the variation in latency over time. High jitter points to performance instability.
- Error Rates: High error rates can indicate hardware or configuration issues contributing to congestion.
- Bandwidth Usage: Identifies which applications or devices are consuming excessive bandwidth.

Network devices such as routers, switches, and firewalls can contribute to congestion if they become overloaded. Monitor these devices to:
- Routers and Switches: Analyze traffic flow and detect potential bottlenecks.
- Firewalls: Check for irregular traffic patterns that might indicate congestion.
- Servers and Storage Devices: Monitor their performance to ensure they are not contributing to congestion.
- Endpoints: Assess the impact of user devices and applications on network performance.

LAN congestion often results from insufficient resources. Key areas to monitor include:
- Bandwidth: Ensure your network can handle current and anticipated traffic loads.
- Processing Power: Verify that network devices can manage traffic without performance degradation.
- Memory: Check that devices have adequate memory to handle data packets.
- Network Topology: Look for bottlenecks in the network design.
- Network Protocols: Optimize protocols to minimize overhead.

Use SNMP monitoring to track these resources and detect issues such as short bursts of traffic (packet bursts) or high CPU utilization.
Conducting a LAN congestion test helps simulate high traffic conditions to assess network performance. Steps include:
- Test Scenario Design: Create scenarios that simulate various congestion levels.
- Test Tools and Software: Use tools to generate and analyze traffic.
- Load Generation: Inject traffic to simulate congestion.
- Monitoring and Measurement: Track metrics like latency and packet loss during the test.
- Evaluation and Reporting: Analyze results to identify and address bottlenecks.
Obkio’s network monitoring tool can generate synthetic traffic for such tests.
Understanding the root causes of LAN congestion ensures that you can troubleshoot right at the source. While we already went over the most common causes of LAN congestion in this article, when it comes to identifying them in real-life, you're not alone.
Obkio helps monitor and diagnose these issues, focusing on factors like resource shortages and traffic management inefficiencies.

After detecting congestion, use Obkio to:
- Identify the Problem: Determine if the issue is congestion or another network problem.
- Pinpoint the Location: Use tools like Obkio’s Traceroutes to find where the issue is occurring.
- Diagnose the Cause: Understand what is causing the congestion.
- Evaluate Timing and Responsibility: Identify when and where the problem is happening, and who is responsible.

After you've identified the cause, source, and time of the LAN congestion, it's time to time some steps to solve it.
- Bandwidth Management: Upgrade bandwidth or manage usage to prevent overload.
- Quality of Service (QoS): Prioritize critical traffic to reduce congestion.
- Traffic Shaping: Control traffic flow to avoid spikes.
- Load Balancing: Distribute traffic evenly across network paths.
- Bandwidth Expansion: Upgrade infrastructure to accommodate growth.
- Caching and CDNs: Reduce core network load by storing frequently accessed content closer to users.
- Packet Prioritization: Ensure real-time applications receive priority.
- Network Protocol Optimization: Use efficient protocols to minimize overhead.
- Regular Maintenance: Keep network hardware and software updated.
- DDoS Mitigation: Protect against attacks that can cause congestion.
- Policy-Based Access Control: Manage traffic access and limit bandwidth usage.
- Network Redundancy: Implement failover mechanisms to handle congestion.
By following these steps, you can effectively monitor and manage LAN congestion, ensuring a smooth and efficient network experience.
Learn how to troubleshoot network issues by identifying where, what, why network problems occur with Network Troubleshooting tools.
Learn moreLocal Area Network (LAN) and Wide Area Network (WAN) congestion both impact network performance but in different ways due to their distinct scopes and causes. Here’s a closer look at how LAN and WAN congestion differ, their effects on network performance, and how these differences play out in business settings.
LAN Congestion occurs within a limited geographic area, such as a single office building or campus. It typically affects the performance of devices and applications within this confined space.
Impact on Network Performance:
- Speed and Responsiveness: LAN congestion can slow down data transfer rates and increase latency within the local network. This may result in sluggish application performance and delays in accessing shared resources.
- Increased Errors: High traffic volumes can lead to network collisions and packet loss, causing errors and retransmissions that further degrade performance.
- Application Performance: Applications relying on LAN connections, such as file sharing or internal communication tools, may experience delays or interruptions.
Example in a Business Setting: Imagine a large office with several departments, all connected through a central LAN. During peak hours, if multiple teams are simultaneously using bandwidth-intensive applications like video conferencing or large file transfers, the network can become congested. Employees might experience lagging video calls or slow access to shared files. To address this, a business might need to upgrade its network infrastructure or implement network segmentation to better manage traffic.
WAN Congestion occurs over broader distances, connecting multiple LANs or remote locations. It affects the performance of the entire network across these extended distances.
Impact on Network Performance:
- Latency and Slow Speeds: WAN congestion often results in increased latency and slower data transfer speeds between geographically dispersed locations. This can affect the efficiency of remote offices and cloud-based applications.
- Connection Stability: High latency and reduced bandwidth can lead to unstable connections, impacting services like remote access, cloud applications, and VoIP.
- Productivity: Remote employees or branch offices may experience delays in accessing central resources or communicating with headquarters, which can hinder overall productivity.
Example in a Business Setting: Consider a multinational company with offices in different continents, all connected through a WAN. If the WAN link between the headquarters in New York and a branch office in London experiences congestion, employees in London might face delays when accessing files stored on the New York servers or using cloud-based applications. This can result in slowed business operations and reduced efficiency. The company might need to invest in higher-capacity WAN links or optimize routing to improve performance.
- Scope: LAN congestion affects a localized network area, impacting devices and applications within a single location. WAN congestion, on the other hand, impacts the network across multiple locations, affecting the performance of inter-office communications and remote access.
- Performance Impact: LAN congestion primarily affects the speed and responsiveness of internal network activities, while WAN congestion impacts the speed and reliability of connections between distant locations, potentially disrupting global operations.
- Resolution Approach: Addressing LAN congestion often involves upgrading local infrastructure or optimizing traffic within the office. Resolving WAN congestion typically requires enhancing bandwidth, optimizing routing paths, or negotiating with ISPs for better connectivity across regions.
By understanding these differences, businesses can better tailor their network management strategies to address specific performance issues and ensure smoother operations both locally and across global networks.
For IT pros and network admins, keeping your network running smoothly is crucial for avoiding slowdowns and disruptions. LAN congestion can create significant headaches if not managed well. To stay ahead of these issues, it’s important to put some proactive measures in place.
Implementing Best Practices: Follow network monitoring best practices to keep congestion at bay. Make sure you allocate enough bandwidth, optimize your network setup, and keep things running efficiently. Regularly checking and tweaking your network can help manage traffic loads and prevent congestion from becoming a problem.
Regular Network Audits and Monitoring: Conduct regular audits of your network to spot any potential issues before they become major problems. This helps you understand your network’s traffic patterns and performance. Continuous monitoring keeps you informed about the network’s real-time status, allowing you to quickly address any issues and make adjustments as needed.
Using Obkio for Easier Management: Implementing Obkio can make your job easier by giving you the tools to spot LAN congestion issues before they impact your end users. With Obkio, you get real-time visibility into your network’s performance, so you can catch problems early and address them quickly. Its proactive monitoring features help you stay ahead of potential issues, ensuring that your network remains efficient and reliable.
By staying on top of these practices and leveraging tools like Obkio, you’ll keep your LAN performing well and avoid disruptions that can slow down your team’s productivity.
