Table of Contents
Table of Contents
Have you ever found yourself staring at your screen, waiting for a webpage to load, or a file to download, only to be left frustrated by sluggish Internet speeds? It's like being stuck in a traffic jam during rush hour, with no end in sight. But instead of honking your horn and yelling at other drivers, you might be wondering what's causing the holdup. Well, fear not, fellow internet user, because the culprit might just be network congestion.
In this post, we'll explain what network congestion is, what causes it, and most importantly, how to fix it. So buckle up, because we're about to hit the accelerator and leave that traffic jam in the rearview mirror.
Picture this: You're driving down the highway, singing along to your favourite tunes, when all of a sudden, you hit a wall of traffic. Cars are bumper-to-bumper, horns are blaring, and everyone's slamming on their brakes. That's what it feels like when your network is congested.
In simple terms, network congestion happens when there's too much traffic on a network that can't handle it. Just like a busy highway during rush hour, the more cars there are, the slower everyone moves. And when your network is congested, your Internet speed slows to a crawl, making it feel like you're stuck in a never-ending traffic jam.
This can inclue both WAN and LAN congestion.

Just like rush hour traffic, networks can have accidents too! Whether it's a faulty cable, a misconfigured router, or a rogue device hogging all the bandwidth, accidents can quickly lead to network congestion. In this section, we'll explore some of the common accidents that can cause congestion, and offer tips for avoiding them. So buckle up and let's hit the road to better network performance!
So what causes network congestion? Well, it can happen for a variety of reasons. Here are some of the most common causes:
High traffic volume can cause network congestion because networks have a limited amount of bandwidth available to transmit data. When the amount of data being transmitted across the network exceeds the available bandwidth, it can lead to congestion.
Think of it like a highway during rush hour. If there are too many cars on the road and not enough lanes to accommodate them, traffic will slow down and come to a standstill. Similarly, if there is too much data trying to flow across a network and not enough bandwidth to handle it, the network will slow down and become congested.
High traffic volume can be caused by a variety of factors, including increased demand for data-intensive applications such as video streaming, file sharing, and cloud-based services. As more devices connect to a network and consume bandwidth, the risk of congestion increases.
Firstly, older hardware may not be able to handle the higher speeds and bandwidths that are required to support modern applications and services. This can result in a network bottleneck, where data is slowed down as it passes through the outdated hardware, causing congestion.
Secondly, outdated hardware may lack the features necessary to prioritize and manage network traffic effectively. For example, it may not support Quality of Service (QoS) policies, which allow network administrators to prioritize certain types of traffic over others based on their importance. This can lead to congestion when bandwidth is consumed by lower-priority traffic, causing delays and decreased network performance for critical applications, like QoS for VoIP.
Thirdly, outdated hardware may be more susceptible to errors and faults, which can contribute to network congestion. For example, a switch or router with outdated firmware may be more likely to drop packets or experience other errors, which can cause congestion by forcing devices to retransmit lost data.
Finally, outdated hardware may lack the security features necessary to protect against cyber threats. In some cases, this can lead to congestion caused by Denial of Service (DoS) attacks, which flood the network with traffic and overwhelm outdated hardware.
Overall, outdated hardware can be a significant contributor to network congestion. That's why it's important to regularly evaluate and upgrade network hardware to ensure that it can keep up with the demands of modern applications and services.
Inadequate bandwidth is one of the most common causes of network congestion or network overload. When a network has insufficient bandwidth, it means that the available capacity of the network is not enough to meet the demand of the devices and applications that are using it.
The amount of bandwidth required for a particular network depends on a variety of factors, including the number of devices that are connected, the types of applications being used, and the volume of data that is being transmitted. If the demand for bandwidth exceeds the available capacity, it can lead to congestion.
For example, if multiple users are streaming high-definition video or transferring large files simultaneously, it can quickly consume the available bandwidth and cause congestion. The result is slow network performance, increased latency, and packet loss.
Inadequate bandwidth can also cause congestion in the upstream or downstream direction of the network. For example, if a business has a slow internet connection, it may be unable to download or upload data quickly enough to meet the demands of its users. This can cause congestion in the network, leading to delays and decreased performance.
Network configuration issues can be a major contributor to network congestion. Network configuration refers to the settings and parameters that are used to define how devices and applications communicate with each other over the network.
When network devicess are configured incorrectly, it can cause a range of problems that can lead to congestion. For example, if a router is misconfigured and is not using the most efficient routing protocol, it may not be able to forward packets quickly enough, causing congestion in the network.
Similarly, if network devices are not properly configured to use Quality of Service (QoS) policies, it can lead to congestion when low-priority traffic uses too much bandwidth, causing delays and decreased network performance for critical applications.
In addition, configuration errors can also cause issues with network security, which can contribute to congestion. For example, if a firewall is misconfigured and is not blocking malicious traffic, it can result in Denial of Service (DoS) attacks that flood the network with traffic and cause congestion.
Network attacks can be a major cause of network congestion, particularly when they involve Distributed Denial of Service (DDoS) attacks. In a DDoS attack, a large number of compromised devices, often referred to as a "botnet," are used to flood a target network with traffic, overwhelming the network and causing congestion.
DDoS attacks can be particularly difficult to defend against, as the attack traffic often appears to be legitimate traffic, making it difficult for network security devices to distinguish between the two. The high volume of traffic generated by a DDoS attack can also saturate the available bandwidth of a network, leading to congestion and decreased performance for legitimate traffic.
Other types of network attacks can also contribute to congestion, particularly those that involve flooding a network with traffic. For example, a Ping flood attack involves sending a large number of ICMP echo requests to a target device, causing it to become overwhelmed and unresponsive. Similarly, a SYN flood attack involves sending a large number of SYN requests to a target device, consuming its resources and causing congestion.
Unnecessary traffic refers to the data packets or information that is transmitted over a network but does not contribute to the productive or intended operation of the network. While each network has a certain capacity to handle data, excessive unnecessary traffic can cause network congestion, which can lead to performance degradation and communication issues.
Here are some ways unnecessary traffic can cause network congestion:
- Bandwidth consumption: Unnecessary traffic consumes valuable network bandwidth that could be used for essential data transmission. When the available bandwidth is occupied by non-essential or excessive traffic, it leaves less capacity for important data, leading to slower transmission speeds and delays.
- Resource exhaustion: Network devices, such as routers and switches, have finite processing power and memory. When unnecessary traffic floods the network, these devices must process and handle the excessive load, potentially exhausting their available resources. As a result, network devices may struggle to keep up with the demand, leading to congestion and performance issues.
- Increased collisions: In shared network environments like Ethernet networks, unnecessary traffic can lead to an increased number of collisions. Collisions occur when multiple devices attempt to transmit data simultaneously, resulting in data loss and retransmissions. When unnecessary traffic is present, it can exacerbate collision rates, causing congestion and reducing network efficiency.
- Buffer overflow: Network devices use buffers to temporarily store incoming data packets when the receiving end is busy or unable to process them immediately. However, excessive unnecessary traffic can fill up these buffers, leading to buffer overflow. When buffers overflow, new packets may be dropped or delayed, causing congestion and performance degradation.
- Routing inefficiencies: Unnecessary traffic can impact the efficiency of routing protocols and mechanisms. Routers use various algorithms to determine the best path for data transmission. However, if unnecessary traffic is present, routers may waste time and resources attempting to process and forward this traffic, leading to suboptimal routing decisions. This inefficiency can result in increased latency and congestion throughout the network.
Don’t Get Stuck in Congested Network Traffic - Detect Network Congestion With Obkio Network Monitoring Solution Today!
No one likes getting stuck in traffic - whether it’s on the road or in the network. Don't let network congestion slow down your network performance - try Obkio's network monitoring solution today to quickly detect and solve congestion in your network!
And shine a light on your network's performance!
- 14-day free trial of all premium features
- Deploy in just 10 minutes
- Monitor performance in all key network locations
- Measure real-time network metrics
- Identify and troubleshoot live network problems
How do you know that your network is being held back by network congestion? Well, you can use Obkio’s monitoring tool to let you know ;)
Of course, you can also look out for these key symptoms of network congestion:
- Slow Internet Speeds: The most obvious symptom of network congestion is slow Internet speeds. This can manifest as slow webpage loading times, buffering videos, or delays in downloading files.
- Packet Loss: When a network is congested, packets of data may be lost or dropped, leading to errors in data transfer and even application crashes.
- High Latency: Network congestion can cause high latency or lag, which can be especially noticeable in online gaming or video conferencing.
- Connection Timeouts: If a network is congested, connections may time out or fail to establish, preventing users from accessing the network or particular applications.
- Poor voice or video quality: Congestion can cause poor quality in voice or video calls, with images appearing pixelated or choppy, and sound being distorted or dropping out.
- Unresponsive Applications: When a network is congested, applications may become unresponsive, leading to frustration and lost productivity.
If you're experiencing any of these symptoms, it's likely that your network is suffering from congestion. In such cases, it's best to troubleshoot the issue and try to alleviate the congestion to improve network performance.
Here’s how you can do that!
To troubleshoot network congestion, you first need to find it. Because although you may feel the symptoms, just like road congestion, you may not know it’s there until you reach the source.
To detect network congestion, you need a monitoring tool that monitors network devices and end-to-end network performance. That’s where Obkio Network Performance Monitoring tool can help.
Obkio uses Network Monitoring Agents and synthetic traffic using to monitor all ends of your network to measure network metrics, identify network problems like congestion, and collect the information to help you troubleshoot.
Network congestion is often caused by overused network equipment - so you need to look there first. You can use Obkio’s Network Device Monitoring feature to monitor your own network equipment and measure the quantity of traffic going through your devices.
If you’re reaching your limit on the amount of traffic your devices or Internet connection can handle, then you’re sure to experience network congestion.

With Obkio, detect network congestion in network devices such as:
- Routers and switches: Routers and switches are responsible for forwarding data packets between different devices on the network. Monitoring network switches and routers devices can give you insight into how much traffic is being transmitted and help you identify potential bottlenecks or congestion points.
- Firewalls: Firewalls are designed to control access to the network and protect it from external threats. Monitoring firewall traffic can help you identify anomalies in network traffic that may indicate congestion.
- Servers and storage devices: These devices are responsible for storing and processing data on the network. Monitoring their performance can help you identify any performance issues that may be contributing to network congestion.
- Endpoints: Endpoints refer to the devices that connect to the network, such as desktop computers, laptops, and mobile devices. Monitoring endpoint performance can help you identify any issues that may be causing congestion, such as bandwidth-hungry applications or misconfigured devices.
By monitoring these network devices, you can gain a comprehensive view of your network and identify any areas that may be contributing to congestion. This can help you take proactive steps to optimize your network and improve its performance.
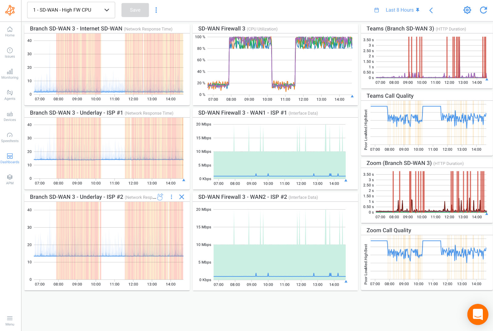
Network congestion commonly occurs when your network devices or Internet connection are lacking the resources available, such as bandwidth or CPU usage, to process traffic flowing through the network.
So to detect network congestion, you’ll want to look into your network’s research usage.

The screenshot above is an example of high CPU usage on SD-WAN Devices affecting all sessions (in the second column). This means that the network device does not have enough available resources to manage the throughput. Since it cannot process data packers properly, it will end up dropping them and causing packet loss.
It's easy to detect network congestion in your own network equipment, but you’re not always using your own equipment. Some businesses use their ISP’s or MSP’s network equipment, so they don't have direct access to the network equipment’s data.
Additionally, the network congestion may not be actually happening in your own network, but maybe in your ISP’s network, on the local loop of its connection or even on the Internet.
But, Obkio can still easily identify network congestion by measuring other core network metrics like:
- Bandwidth utilization: Bandwidth utilization is the amount of bandwidth that is being used at any given time. This metric is important because it can help you understand how much traffic is flowing across your network. If the bandwidth utilization is consistently high, it can indicate that your network is congested and struggling to keep up with the demand.
- Packet loss: Packet loss occurs when one or more packets fail to reach their destination. This can happen due to a variety of reasons, including network congestion. Measuring the percentage of packet loss can give you an indication of how congested your network is. If the packet loss rate is high, it can indicate that your network is struggling to handle the amount of traffic it's receiving.
- Round-trip time (RTT): RTT is the time it takes for a packet to travel from the source to the destination and back again. Measuring RTT can give you an indication of how long it takes for data to be transmitted across your network. If the RTT is high, it can indicate that there is congestion on the network or that the distance between the source and destination is causing delays.
- Network jitter: Jitter is the variation in the time it takes for packets to travel from the source to the destination. High jitter can lead to inconsistent network performance and can make it difficult to predict how long it will take for packets to reach their destination.
- Network Throughput: Network throughput is the amount of data that is transmitted over a network during a certain period of time. If the network throughput is consistently low, it can indicate that your network is congested and struggling to keep up with demand. By measuring network throughput, you can get an idea of how much data your network can handle and whether it's meeting the needs of your users.
- Queue Length: A network queue is a buffer where packets are stored before being transmitted. If the queue length is consistently high, it can indicate that your network is congested and that packets are waiting too long to be transmitted. High queue lengths can lead to increased latency and packet loss.
That’s because network congestion can cause packet loss, increased latency and jitter. When network congestion occurs, data packets can accumulate, like cars in a traffic jam and cause a huge buffer.
It then takes time to empty and refill the buffer, which increases latency and jitter. If the buffer is small, the latency won’t increase too much but more packets will be dropped. Depending on the network equipment, the buffer size can be adjustable or it can be fixed in the hardware.

In this screenshot, we can see three graphs.
- In the first graph, you can see there is network congestion and the buffer is very large. Therefore there is little packet loss but a lot of latency and jitter.
- In the second graph, there is network congestion with a medium buffer, so the packet loss, latency and jitter are all moderate.
- In the third graph, there is network congestion with a small buffer, so the latency and jitter don’t increase too much but there is more packet loss.
Just like rush hour on a busy highway, network congestion can cause frustrating delays and slowdowns. But fear not, intrepid network admin, we've got some tips and tricks to help you navigate through the congestion and keep your network flowing smoothly. So buckle up and let's hit the road to congestion-free networking!
- Add Bandwidth: One of the most straightforward solutions to network congestion is to increase the amount of available bandwidth. This can involve upgrading your network hardware, such as routers and switches, or increasing your internet service provider's bandwidth.
- Add Traffic Prioritization: You can optimize network traffic by prioritizing critical applications and limiting the bandwidth available to less important applications. This can be achieved using Quality of Service (QoS) settings on network devices.
- Remove Unnecessary Traffic: You can reduce network congestion by removing unnecessary traffic from the network, such as spam or malware. This can be achieved using network security measures, such as firewalls and antivirus software.
- Reconfigure Network Architecture: You can reconfigure your network architecture to improve its performance, such as by creating separate network segments for different departments or applications. This can help to reduce congestion and improve overall network performance.
- Implement Network Monitoring: Network monitoring tools like Obkio can provide real-time visibility into network traffic, allowing you to identify potential congestion points and take action to alleviate them.
- Utilize Load Balancing: Load balancing involves distributing network traffic across multiple servers or connections to optimize performance and reduce congestion. This can be achieved using specialized load-balancing hardware or software.
So we just taught you how to detect and fix network congestion using Network Monitoring. That’s because it’s the easiest and most complete way to monitor network congestion and network performance as a whole. But, here is the complete list of techniques you can use to detect network congestion:
Network performance monitoring is a crucial technique for identifying network congestion. By measuring various metrics related to network performance, network administrators can detect signs of congestion and take proactive steps to address the issue.
There are a number of different network performance metrics that can be monitored to identify congestion. Some of the key metrics include:
- Bandwidth utilization: This metric measures the amount of bandwidth being used on a network. If bandwidth utilization approaches 100%, it may indicate that the network is becoming congested.
- Packet loss: This metric measures the number of packets that are lost or dropped during transmission. If packet loss rates are high, it may indicate that the network is congested and unable to handle the volume of traffic.
- Latency: This metric measures the time it takes for data packets to travel from one point on the network to another. If latency rates are high, it may indicate that the network is congested and unable to handle the volume of traffic.
- Jitter: This metric measures the variation in latency over time. High levels of jitter can indicate that the network is experiencing congestion, as packets are being delayed or dropped.
By monitoring these and other network performance metrics, network administrators can quickly detect signs of congestion and take steps to address the issue. For example, they may need to optimize network configurations, increase available bandwidth, or implement Quality of Service (QoS) policies to prioritize critical traffic.
There are a number of network performance monitoring tools available, like Obkio that can help automate the process of monitoring network performance metrics. These tools can provide real-time network monitoring alerts when congestion is detected, allowing network administrators to quickly respond to and resolve issues before they impact network performance.
Learn how to detect network congestion & perform a network congestion test inside & outside your network with Network Monitoring & Network Device Monitoring.
Learn moreFlow analysis is another important technique for identifying network congestion. Flow analysis involves capturing and analyzing network traffic to gain insight into how traffic is flowing through the network and to identify potential congestion points.
Flow analysis tools capture and analyze data at the flow level, which refers to a set of packets that share common attributes, such as the same source and destination IP addresses, protocol, and port numbers. By analyzing flows, these tools can provide detailed information about how traffic is flowing through the network, including the source and destination of traffic, the protocols being used, and the amount of data being transferred.
By analyzing flow data, network administrators can identify potential congestion points and take steps to address the issue. For example, they may need to reconfigure network devices to optimize traffic flow, implement network load balancing to distribute traffic across multiple paths, or identify and block high-bandwidth applications that are consuming too much network resources.
Flow analysis tools can also provide insight into network security threats, such as Distributed Denial of Service (DDoS) attacks, by identifying anomalous traffic patterns or unusual levels of traffic from specific sources. By monitoring flow data for signs of suspicious activity, network administrators can quickly detect and respond to potential security threats.
Ping is a simple yet useful technique for identifying network congestion. It involves using the Ping utility to send ICMP (Internet Control Message Protocol) packets to a remote device on the network and measuring the response time. ICMP packets are a type of network packet that are used to test network connectivity and diagnose network problems.
By measuring the response time of ICMP packets, network administrators can quickly identify potential congestion points on the network. If response times are slow or there are significant delays, it may indicate that the network is experiencing congestion.
However, it is important to note that Ping is not always a reliable indicator of network congestion, as there are many factors that can impact response times, such as network latency, distance between devices, and the processing power of the remote device. In addition, Ping only measures response times between two devices, and does not provide a comprehensive view of network performance.
To obtain a more accurate picture of network congestion, network administrators should use Ping in conjunction with other network monitoring and analysis tools, such as flow analysis or network performance monitoring tools. These tools can provide a more comprehensive view of network performance and help identify the root cause of congestion issues.
Traceroute is another useful technique for identifying network congestion. It involves using the Traceroute utility to trace the route of network packets from the source device to the destination device, and measuring the response times of each hop along the way.
Traceroute works by sending a series of packets with increasing TTL (Time-to-Live) values, which causes the packets to expire and be discarded at each hop along the route. When a packet is discarded, the hop sends an ICMP error message back to the source device, which includes information about the hop's IP address and response time.
By analyzing the response times of each hop along the route, network administrators can identify potential congestion points and determine where delays are occurring. If response times are consistently slow at a particular hop or set of hops, it may indicate that there is congestion at that point in the network.
However, it is important to note that Traceroute has limitations and may not always provide a complete picture of network congestion. Traceroute only traces the route of packets along a single path, and does not take into account other paths that traffic may be flowing through. In addition, Traceroute may be blocked or return inaccurate results due to network security policies or other factors.
To obtain a more accurate picture of network congestion, network administrators should use Traceroute in conjunction with other network monitoring and analysis tools, such as flow analysis or network performance monitoring tools. These tools can provide a more comprehensive view of network performance and help identify the root cause of congestion issues.

Network performance testing is another technique for identifying network congestion. This involves running network traffic tests to simulate different traffic loads and measure the response times and other performance metrics.
One common method of network performance testing is to use a traffic generator, which can simulate different types of traffic loads and measure response times, throughput, and other performance metrics. Traffic generators can simulate different types of traffic, including voice, video, and data traffic, and can also simulate different network conditions, such as latency, jitter, and packet loss.
By running network performance tests under different traffic loads and conditions, network administrators can identify potential congestion points and determine how the network performs under different scenarios. If response times and other performance metrics degrade under heavier traffic loads, it may indicate that the network is experiencing congestion.
However, it is important to note that network performance testing can be resource-intensive and may require specialized equipment or software. In addition, network performance testing only provides a snapshot of network performance at a particular point in time and may not reflect ongoing network conditions.
To obtain a more complete view of network congestion, network administrators should use network performance testing in conjunction with other network monitoring and analysis techniques, such as flow analysis or network performance monitoring tools. These tools can provide ongoing monitoring and analysis of network performance and help identify the root cause of congestion issues.
User feedback is another useful technique for identifying network congestion. This involves soliciting feedback from end-users, such as employees or customers, about their network experience, including any issues or problems they may have encountered.
There are several ways to collect user feedback, including surveys, focus groups, or informal discussions. By gathering feedback from a broad range of users, network administrators can gain insights into how the network is performing from the end-user's perspective and identify potential areas of congestion or other issues.
For example, if users report slow response times when accessing certain applications or websites, it may indicate that there is congestion on the network. Similarly, if users report frequent disconnects or other issues, it may indicate a problem with network connectivity or hardware.
User feedback can also provide valuable insights into how users are utilizing the network and what types of traffic are being generated. By understanding user behavior and traffic patterns, network administrators can optimize network resources and ensure that the network is configured to meet the needs of its users.
However, it is important to note that user feedback should be used in conjunction with other network monitoring and analysis techniques, such as network performance testing and flow analysis. User feedback is subjective and may not always provide a complete picture of network performance or identify the root cause of congestion issues. By combining user feedback with other monitoring techniques, network administrators can gain a more comprehensive understanding of network performance and make informed decisions about network optimization and troubleshooting.
Imagine you're driving on a highway during rush hour traffic. The traffic is moving very slowly due to the large number of vehicles on the road. This means that you're spending more time on the road, using more fuel, and increasing the wear and tear on your vehicle. You might even miss an important appointment or deadline due to the delay.
In the same way, when a network is congested, data packets are moving slowly, causing delays and inefficiencies. This can cause frustration, wasted time, and lost productivity. Just like in traffic, when there is network congestion, it takes longer for data to get to its destination, and the performance of the network can suffer as a result.
Moreover, in road traffic, congestion can create a ripple effect, causing delays and backups on other roads leading to a standstill. Similarly, network congestion can have a domino effect, causing delays and inefficiencies in other parts of the network, leading to slow responses and reduced productivity across the board.
In both cases, the solution is to alleviate the congestion, whether by taking alternate routes on the road or optimizing the network to improve its performance. By understanding the negative impact of congestion, we can take steps to avoid it and ensure that we're using our time and resources effectively.

Network congestion can have several negative impacts on network performance, including:
- Slower data transfer speeds: Network congestion can cause data packets to be delayed or lost, resulting in slower transfer speeds and longer wait times for users.
- Reduced reliability: When network congestion occurs, data packets can be lost or dropped, which can result in lower reliability and increased error rates.
- Reduced productivity: Network congestion can cause applications and services to slow down or become unresponsive, reducing productivity and increasing frustration for users.
- Security risks: Network congestion can make it more difficult to detect and respond to security threats, leaving your network vulnerable to cyberattacks.
- Increased costs: Network congestion can lead to increased costs, such as additional hardware purchases, bandwidth upgrades, or downtime due to network outages.
So we know that network congestion can impact network performance in different ways, but some network applications can be more sensitive to network problems, like network congestion, than others. This can depend on a variety of factors, such as the resources required from the application.
When monitoring network congestion, here are some of the network applications most affected by network congestion:
- Web browsing: When network congestion occurs, it can slow down the loading of web pages and increase the time it takes for a user to access websites. Email: Network congestion can delay the delivery of emails, and may even result in some emails being lost or undelivered.
- VoIP (Voice over Internet Protocol) and video conferencing: Network congestion can cause delays, choppy audio, and video and VoIP quality degradation during VoIP calls or video conferencing application such as Zoom and Microsoft Teams.
- File transfer: Network congestion can slow down the transfer of large files, such as software updates, video files, or backups.
- Streaming video and audio: Network congestion can lead to buffering and interruptions in streaming video and audio content.
- Cloud-based applications: Congestion can affect access to cloud-based applications, such as AWS and Microsoft Azure, and data storage services, causing delays or unavailability.
- Virtual private networks (VPNs): Network congestion can cause a reduction in VPN performance, making it harder to connect to remote networks and access resources.
- Internet of Things (IoT) devices: Congestion can affect the performance of IoT devices, such as smart home appliances, security systems, and healthcare devices, leading to delays or failures in their operations.
The impact of network congestion on user experience can be significant, as it can lead to frustration, reduced productivity, and even customer churn. Some of the specific impacts of network congestion on user experience include:
- Slow application performance: Network congestion can cause applications to load slowly, respond slowly, or even crash, leading to frustration for users who rely on those applications for their work.
- Poor quality audio and video: Network congestion can cause audio and video to become distorted or choppy, making it difficult for users to communicate effectively or consume content.
- Unresponsive websites: Network congestion can cause websites to load slowly or become unresponsive, leading to frustration for users who need to access information or complete transactions quickly.
- Increased wait times: Network congestion can lead to longer wait times for users who need to download large files, access remote servers, or perform other bandwidth-intensive tasks.
- Dropped connections: In severe cases, network congestion can cause connections to be dropped altogether, resulting in lost work or interrupted communications.
Because network congestion or network overload can be so frustrating for your business operations and your users, it’s definitely something you want to avoid. Kind of like taking the side streets to avoid traffic on the highway,
Luckily, there are ways to optimize network performance and avoid the chance of network congestion happening.
- Upgrade your network infrastructure: Ensure that your network infrastructure is up to date and has sufficient capacity to handle the traffic. Consider upgrading your hardware, such as routers and switches, to faster and more capable models.
- Use Quality of Service (QoS) settings: QoS settings can prioritize traffic and allocate bandwidth more effectively, preventing congestion from occurring.
- Monitor your network: Use network monitoring tools to keep track of traffic patterns and detect any signs of congestion before it becomes a problem.
- Implement traffic shaping and load balancing: These techniques can help distribute traffic evenly across your network and prevent any one device or user from hogging bandwidth.
- Limit unnecessary traffic: Consider blocking or limiting non-essential traffic, such as peer-to-peer file sharing, to reduce the overall load on your network.
- Use caching and compression: Caching and compression can help reduce the amount of data that needs to be transferred over the network, reducing the risk of congestion.
By taking these steps, you can reduce the risk of network congestion and ensure that your network is running smoothly and efficiently.
So there you have it! We've learned what network congestion is, how it can impact network performance and user experience, and most importantly, how to detect and avoid it. From optimizing network traffic to upgrading network infrastructure, we've covered the best ways to keep the data flowing smoothly. But wait, there's one more thing!
The secret weapon in your arsenal against network congestion is Obkio Network Monitoring!
By keeping a watchful eye on your network traffic, you can identify potential issues before they become full-blown traffic jams. So, whether you're a tech-savvy pro or a curious newbie:
And stay ahead of network congestion and keep the data superhighway moving at full speed!
