Table of Contents
Table of Contents
As more and more companies seek to enhance their network infrastructure, the adoption of SD-WAN solutions has become increasingly common. These solutions offer promising benefits, from optimizing application performance to reducing costs associated with traditional WAN architectures. However, while many SD-WAN vendors tout monitoring capabilities, they often fall short of providing comprehensive network visibility and proactive monitoring.
So, what's the missing link?
That's precisely what we'll explore in this article. We'll delve into the key aspects that many SD-WAN monitoring solutions overlook and discuss the importance of achieving complete network visibility for ensuring optimal performance and reliability.
Citrix SD-WAN solution provides your distributed workforce with the dependable, high-performance user experience they require to execute at their highest level. Users can streamline their hybrid multi-cloud initiatives by automating connectivity and optimizing applications using Citrix SD-WAN. Additionally, a unified security service and connection with best-of-breed firewalls from third parties provide users with the widest range of security options.
Setting up security rules, monitoring and prioritizing apps, and managing your wide area network are all made easier with a single cloud-based user interface. It can be installed in data centers, public clouds, branches, and home offices. Together with zero-trust network access and cloud-delivered security, Citrix SD-WAN is a fundamental component of the Citrix unified approach to SASE (secure access service edge), enabling safe, dependable access to all applications from any location and on any device.

- WAN Optimization: Enhances application performance while concurrently cutting down on bandwidth costs. Utilizing de-duplication and caching techniques effectively minimizes WAN traffic.
- Office 365 Optimization: The platform intelligently directs trusted Software as a Service (SaaS) traffic, such as Office 365 Teams audio-video streams, directly to the cloud.
- Dual-ended QoS: Implementing dual-ended Quality of Service (QoS) functionality, Citrix SD-WAN monitors latency, packet loss, and jitter from both the sending and receiving ends. Administrators can centrally configure QoS settings from a single source, ensuring uniformity across the network.
- Latency Mitigation: By building a VPN overlay, the best low-latency paths are intelligently detected. Furthermore, the traffic needs to travel less distance when the network is extended to the cloud via automated on-ramps and direct breakout, eliminating the need for backhauling.
- Link Failover: This technology enables the establishment of a dependable network even with broadband, wireless, or satellite links, which may exhibit variable performance and pose higher outage risks compared to private networks like MPLS.
- SaaS / Cloud Gateway: Utilizing cloud-based gateways strategically positioned near major Software as a Service (SaaS), Infrastructure as a Service (IaaS), and Platform as a Service (PaaS) cloud hubs, customers enhance their network connectivity by linking their branches to these gateways.
- Built-in Layer 4 Stateful Firewall: Incorporating an integrated branch firewall, the system offers comprehensive visibility and management of traffic destined either directly to the Internet or backhauled to the head-end. Network segmentation into multiple firewall zones enables precise control over traffic between these segments.
While most SD-WAN vendors provide monitoring capabilities, they often lack in-depth network performance insights and have poor alerting systems huge number of notifications resulting in alert fatigue.
This is where the Obkio Network Performance Monitoring Tool comes into play!

Obkio’s NPM tool is designed for monitoring SD-WAN networks due to its comprehensive features tailored for modern networking environments. Obkio provides end-to-end visibility into SD-WAN networks, allowing you to monitor performance metrics across all network segments, including branch offices, data centres, and cloud environments. This visibility ensures that you can identify and troubleshoot issues anywhere within your network infrastructure.
As a pure-play network monitoring tool, Obkio utilizes monitoring agents that exchange synthetic traffic to gather crucial network metrics across all network sites. This enables Obkio to identify and solve underlying problems affecting network performance, providing you with complete visibility and control over your network.
While this article focuses on Citrix SD-WAN, it's important to note that Obkio is vendor-neutral when it comes to SD-WAN solutions. The implementation process for most SD-WAN vendors, including Citrix, share many similarities. However, what sets Obkio apart is its comprehensive approach to network monitoring.
Ready to take your network monitoring to the next level? Try Obkio's SD-WAN monitoring solution today and gain valuable insights into the performance of your network.
Don't let network challenges hold you back - sign up for Obkio's SD-WAN monitoring solution now.
- 14-day free trial of all premium features
- Deploy in just 10 minutes
- Monitor performance in all key network locations
- Measure real-time network metrics
- Identify and troubleshoot live network problems
Application Performance Monitoring: Monitor the performance of critical applications traversing the SD-WAN infrastructure, ensuring they receive adequate bandwidth and Quality of Service (QoS) parameters.
Synthetic Network Monitoring: Utilize synthetic tests to simulate network traffic and performance, allowing proactive identification of potential issues and validation of SD-WAN configurations.
Distributed Monitoring Agents: Deploy distributed monitoring agents across various locations to monitor network performance from multiple vantage points, providing insights into localized issues and ensuring a holistic view of the network.
Centralized Management: Obkio offers centralized management capabilities, enabling configuration, monitoring, and troubleshooting of all network devices from a single, user-friendly dashboard.
Learn how to monitor SD-WAN networks with Network Monitoring to get complete visibility over your SD-WAN service and identify SD-WAN issues.
Learn moreIn the rapidly evolving landscape of modern networking, maintaining reliable and resilient connectivity has become paramount for businesses of all sizes. Citrix SD-WAN Monitoring stands out as a leading solution, offering a multitude of benefits that ensure seamless operations, enhanced productivity, and fortified security. Let’s go over some of them:
1. Maximizing Workforce Productivity
Citrix SD-WAN revolutionizes connectivity for today's diverse workforce, seamlessly linking hybrid work environments to essential business applications. Remote employees benefit from enhanced bandwidth availability, while IT administrators gain comprehensive oversight of network operations. Critical personnel, including power users, executives, and call center representatives, enjoy enhanced redundancy and resilience, ensuring uninterrupted productivity.
By incorporating network redundancy, the platform significantly mitigates network outage risks, recognizing that even a single link, backed by Service Level Agreements (SLAs), remains susceptible to WAN or LAN congestion and downtime.
2. Optimizing Real-Time Communication
In the realm of real-time communication, such as voice and video, Citrix SD-WAN excels in enhancing performance, particularly in environments plagued by network congestion, latency, and jitter. By addressing issues like robotic voice, audio disruptions, poor video quality, and dropped calls, the platform guarantees uninterrupted communication experiences. End-to-end network policy management and visibility further minimize downtime, ensuring that critical communication channels remain operational.
Citrix SD-WAN stands as a reliable solution, safeguarding the connectivity and engagement of hybrid workforces at all times.
3. Streamlining Multicloud Integration
Citrix SD-WAN extends network capabilities seamlessly into Infrastructure as a Service (IaaS) and Platform as a Service (PaaS) clouds, overcoming the limitations of traditional WAN architectures. Unlike legacy setups that route cloud-bound traffic through data center security stacks, resulting in increased latency and network complexity, Citrix SD-WAN provides direct and efficient access to major cloud platforms.
This approach not only expedites site deployments but also reduces transport costs significantly, ensuring consistent WAN administration across diverse cloud environments.
4. Facilitating Transition to SASE
As businesses transition towards Software as a Service (SaaS) and cloud-based solutions, direct Internet access becomes imperative to maintain optimal user experiences. Citrix SD-WAN, in tandem with Citrix Secure Internet Access, integrates network and security functionalities at the edge, safeguarding users from threats while preserving network performance.
By securing direct Internet access at branch locations and remote endpoints, Citrix SD-WAN Orchestrator facilitates seamless remote work experiences, enabling users to operate from any location. This unified approach, underpinned by a robust global cloud architecture, ensures the security and agility demanded by modern business landscapes.

To detect and resolve common SD-WAN issues as they may develop, proactive monitoring is necessary to maintain the health of your Citrix SD-WAN network.
The following typical problems could impact your Citrix SD-WAN network:
- High CPU Usage: Exceeding the CPU Usage limit on your Citrix SD-WAN network is like running a marathon without the necessary preparation. Poor network performance can lead to problems like packet loss, latency, and poor user experience, which can affect vital business operations.
- High Bandwidth Utilization: High bandwidth utilization can affect all network sessions and result in decreased performance, much like an overworked muscle can become tired. This problem usually arises when there are not enough resources on a device to handle the traffic.
- Local Loop Issues: Local loop difficulties, such as malfunctioning equipment or cabling, can cause inconsistent connectivity, sluggish data transfer rates, or even entire network outages. These issues can be difficult to diagnose and treat, much like muscular strain.
- DNS Issues: Outdated or incorrect DNS records might cause intermittent or slow connectivity. On your Citrix SD-WAN network, DNS attacks like DNS spoofing and cache poisoning can also lead to serious security problems.
- Bad Cables or Connections: Just as a malfunctioning piece of equipment might hinder your fitness progress, bad cables or connections can lead to a variety of problems on your Citrix SD-WAN network, ranging from lost connectivity to total network failures.
Useful info alert: Check out our article on the 3 Most Common SD-WAN Issues: Monitor, Optimize & Troubleshoot SD-WAN Performance
You can guarantee optimal network performance and reliability by using tools to monitor your Citrix SD-WAN Network and taking proactive measures to address these common issues.
To monitor your Citrix SD-WAN network and maintain optimal network performance, don't wait for problems to arise; instead, be ready to address them as soon as they arise!
Many people rely on SD-WAN networks, but they’re still prone to network issues. Learn about the 3 most common SD-WAN issues and how to solve them.
Learn moreNow you know how crucial it is to monitor the SD-WAN network and what performance problems to watch out for when migrating. However, how is a tool for monitoring a Citrix SD-WAN Network truly put into practice?
We'll walk you through the process of putting Obkio in place to monitor your Citrix SD-WAN and guarantee optimal network uptime and performance in the section that follows. We'll review everything you need to know to get started with SD-WAN monitoring, from choosing the best monitoring tools to configuring policies and alarms.
Prepare to take command of your network's performance and use Citrix SD-WAN monitoring to achieve optimal uptime and efficiency!
You're missing out on important insights into the performance of your network if you're only using traditional monitoring solutions that concentrate on your devices or even SD-WAN native monitoring features.
You require a system that offers end-to-end performance monitoring capabilities if you want to maximize the performance of your Citrix SD-WAN network.
Agent-based solutions, such as the network performance monitoring tool Obkio, can help with that. With specialized SD-WAN monitoring features, you can discover a great deal about the functionality of your network, including:
- If the Citrix SD-WAN service is meeting your expectations,
- If there are any problems affecting your network and what those issues are
- Who is in charge of investigating and resolving the issue?
- Where and how those issues occurred—in your local network or with your service provider
Ready to take control of the performance of your SD-WAN network?
Step 2: The Importance of Network Performance Monitoring Solution Deployment Before the Citrix SD-WAN Migration
To compare network performance before and after the migration to Citrix SD-WAN, it is imperative to deploy a monitoring solution first. This enables you to monitor any variations in performance and spot any potential problems before, during, or after the migration process.
At Obkio, we use synthetic UDP traffic from Monitoring Agents placed at strategic network points to keep an eye on network performance.
We advise putting Monitoring Agents in your local network and between network locations, such as remote offices and your company's headquarters, data centers, or clouds, to monitor a Citrix SD-WAN migration.

Make sure your Citrix SD-WAN migration goes well. Prior to your deployment, use a monitoring system to guarantee optimal network reliability and performance. To find out more about our offerings and how we can assist you in optimizing your Citrix SD-WAN network, Contact Obkio now.

In the example above, a branch office migrated from a dedicated low-bandwidth MPLS connection to an SD-WAN service with two broadband connections in the example above. Around 18:20, in the middle of the graph, the migration took place.
A brief while later, at approximately 19:00, substantial packet loss for roughly fifteen minutes caused the SD-WAN service to switch from the primary ISP to the secondary ISP. Because the SD-WAN appliance took a few seconds to failover, the graph only depicts a small amount of packet loss during the failover.
Network testing is essential to ensuring optimal network performance after switching to your new Citrix SD-WAN service. However, in order to configure SD-WAN monitoring, you must be aware of how your network is designed and able to modify it to fit your needs.
Performance problems may arise from any of the components in your SD-WAN network design, including the LAN, Last mile, Overlay, and Underlay.
Furthermore, you might need to open support tickets with your service provider in order to establish additional communication channels that Firewall as a Service (FWaaS) can provide.
To spot potential performance problems and implement an efficient monitoring solution that covers every network component, it's critical to have a thorough grasp of the architecture of your Citrix SD-WAN network.
An example of a Citrix SD-WAN network site in communication with a data center, head office, or IaaS could be seen in the image below.

In an SD-WAN architecture, SD-WAN issues can come from many different places:
The Underlay
- The Internet
- Internet Local Loop
- Internet Provider’s Edge Router
- ISP Backbone
- ISP Peering Point
- Internet VPN IPSec between the site and ZScaler (Firewall As A Service)
The Overlay
- IPsec Tunnel from one site to another
- The LAN
- SD-WAN Edge
- Core & Distribution Switches
- Access Switches
The Last Mile
- 80% of businesses that use SD-WAN report problems with network performance in the last mile. The last mile typically contains the most single points of failure, the lowest speeds, and the least variety of routes.
FWaaS, or Firewall as a Service
- If your company also uses Firewall As A Service (FWaaS), and the issue is with your service provider, you will need to submit a support request to them.
It is necessary to install Network Monitoring Agents in the customer's LAN, behind the Citrix SD-WAN appliance, in order to fully utilize your SD-WAN monitoring solution. This makes it possible to monitor the network from the end user's point of view, giving you a complete picture of its performance.
By keeping an eye on network performance from the standpoint of the end user, you can make sure that vital business apps are operating at peak efficiency and spot any issues that might be affecting the user experience.
By using Network Monitoring Agents, you can proactively detect and resolve issues with performance, increasing the overall uptime and efficiency of your network.
This is how we advise setting it up:
- Each network location (data centers, distant offices, etc.) has 1 Local Agent
- To keep an eye on the Internet, set up 3 Public Monitoring Agents

With this setup, you’ll also have visibility of:
- ISP #1 connection
- ISP #2 connection
- The End-User (load balanced between the connection using the SD-WAN algorithm)
- The SASE Service
Upon deployment, the Monitoring Agents initiate the creation of Monitoring Sessions, which employ synthetic UDP traffic to keep an eye on every network path. As a result, the Agents are able to monitor network metrics like packet loss, jitter, and latency and detect potential problems.
The network administrators will be notified by the Agents of any performance problems through network monitoring alerts, which they can use to fix the issue.
Businesses may maximize network uptime and efficiency by proactively identifying and resolving network issues with SD-WAN monitoring solutions before they become serious concerns.
It's crucial to keep track of both underlay connections and end-user perspectives when monitoring the performance of your SD-WAN network. This will let you assess how well your SD-WAN vendors' SLAs or other claims compare to real performance.
In order to accomplish this, you can configure three monitoring sessions between three remote Monitoring Agents located in the same area — for example, a data center, cloud, or head office — and three local Monitoring Agent situated behind the SD-WAN appliance.
Businesses can learn a great deal about the performance of their SD-WAN network with this monitoring setup. Network administrators can watch performance from different angles by setting up three monitoring sessions between a local Monitoring Agent behind the SD-WAN appliances and three remote Monitoring Agents situated in the same place (such a cloud, data center, or head office).

The performance as observed by the end user is depicted in the top graph of the monitoring sessions, with load balancing between the connections facilitated by the SD-WAN algorithm. The ISP A connection's performance is displayed in the center graph, while the ISP B connection's performance is displayed in the bottom graph.
Businesses can more effectively identify and troubleshoot performance issues by monitoring network performance from multiple perspectives. This enhances overall network efficiency and uptime by enabling network administrators to take proactive steps to guarantee that the network is running at its best.
Businesses that depend on Citrix SD-WAN technology frequently utilize this kind of configuration. Through end-user and individual ISP connection monitoring, they are able to precisely gauge real network performance and identify potential problems before they become serious.
Step 6: Utilizing Obkio's Comprehensive Monitoring Solution to Identify Citrix SD-WAN Performance Issues
Now that you have implemented Obkio's SD-WAN monitoring solution, your company can see ongoing performance metrics from your network. By monitoring network metrics and identifying performance problems, the solution will enable you to take preventative action against them.
Obkio's solution can help you promptly identify any issues related to disconnections or slow application performance that your users may be facing. With the help of the Chord Diagram and automated alerts, you can see your network's performance in real-time, pinpoint the source of any problems, and take the appropriate action to fix them.
You can guarantee your business-critical applications run as efficiently and up to maximum uptime by regularly evaluating the performance of your network. Businesses can maximize network performance and realize the full potential of their Citrix networks with the help of Obkio's SD-WAN monitoring solution.
Your network's present state can be seen in clear, comprehensive detail thanks to the Chord Diagram that Obkio's SD-WAN monitoring solution provides. It displays the names of all the public and local Monitoring Agents that have been deployed, along with the connections between them.

The network sessions and performance metrics between the Monitoring Agents are shown by the lines. You may quickly locate any bottlenecks or performance problems that might be hurting your Citrix network by examining the Chord Diagram.
Furthermore, the colour of the lines also indicates the severity levels of the performance issues. The most serious concerns are shown by the colour red, and less serious problems are indicated by other colours.
All things considered, the Chord Diagram offers a thorough overview of the functionality of your network and can assist you in promptly identifying and resolving any potential problems.
The most serious problems affecting your SD-WAN network should be tackled first; these problems are usually indicated by red network sessions. The network locations that are most affected by these problems should receive priority attention.
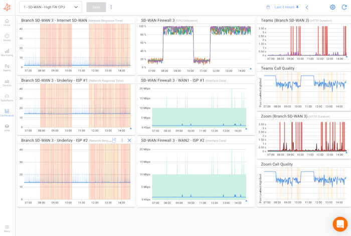
For example, Branch 3 is shown as the most impacted site in the screenshot below since issues with performance are present in every one of its network sessions.

To identify and troubleshoot network issues, go to the dashboard view.
Navigate to the Dashboard View to see all of the important network metrics for a particular branch on a single page, providing more insight into the precise type and pattern of performance problems. This enables you to find the source of problems by comparing data from all deployed Monitoring Agents.
A sample Dashboard for Branch 3 is shown in the screenshot below. It has a number of performance graphs that you can adjust to show data for different time periods.
The chosen view displays performance metrics for the last 8 hours.

Let's examine the Dashboard View offered by Obkio's SD-WAN monitoring solution in more detail now that we've covered the significance of keeping an eye on SD-WAN performance from a variety of angles.
Graphs for UDP monitoring session performance, SNMP polling on the SD-WAN Edge Equipment, and application performance metrics are just a few of the many data that network managers can access in this view regarding the operation of their SD-WAN network.
- Column 1: The performance of the UDP monitoring session from the Branch 3 Monitoring Agent to the SD-WAN user experience Monitoring Agents is shown in Column 1. The Internet SD-WAN user experience is shown in the first graph, while the Internet connections (ISP 1 & ISP 2) are shown in the two bottom graphs.
- Column 2: The SD-WAN Edge Equipment's SNMP Polling (Device Monitoring) is shown in Column 2. The Monitoring Agent performs SNMP monitoring, which displays CPU and bandwidth usage metrics in the graphs below.
- Column 3: Performance metrics for Zoom and Microsoft Teams, which are also offered by Obkio, are shown in Column 3. VoIP Quality and HTTP Application Performance metrics are displayed.
The next step is to determine the problem now that we have determined that both ISPs are experiencing poor performance that is affecting all traffic.
After examining the data above, it is clear that both ISP 1 and ISP 2 are impacted by a serious performance problem that is affecting all traffic.
This finding implies that the network issue is occurring on a shared network segment between the two ISPs, maybe in the LAN or directly on the SD-WAN Edge Router.
High CPU usage, which causes a high packet loss, is probably the root of this problem. When the device's resources are insufficient to handle the throughput, a typical issue occurs.
You can examine the network performance using the dashboard's historical data to find trends, triggers, and deviations from the norm. You can determine the issue's first occurrence, its continuity or intermittent nature, and whether it is flapping with the help of this assessment.
You may observe a pattern in the screenshot above that points to an intermittent network issue that happens on occasion and doesn't follow a set schedule.
But it's clear that there's a significant CPU utilization, and that needs to be addressed.

You can determine the source of any network problems with SD-WAN monitoring.
Obkio Vision is a free visual Traceroute tool that you may use to identify any issues in your WAN and over the Internet, in addition to monitoring and analyzing network performance.
This tool is very helpful in determining the precise location and root cause of any network-related problems.

Note: Since this step would simply validate your conclusion, it might not be required if you have already confirmed that the network issue is occurring on your end.
You can determine if an issue is affecting only one website by using Traceroutes, the Network Map, and the Quality Matrix to see if the issue is occurring over the Internet in a specific place.

Since the problem is with your ISP, you might have to start a support case with them.

With the knowledge you've obtained from SD-WAN monitoring, you can now take the appropriate actions to fix the problem and get your network operating at peak efficiency.
If the problem is related to the network of your ISP, follow these steps:
- Get in touch with your ISP's technical support team and provide them screenshots of the Dashboards, Traceroutes, and Monitoring Sessions that you were able to collect from Obkio Vision.
- To get real-time updates, use the Live Monitoring mode. You can also share the Live Traceroute data with your ISP by sending them a public link.
- Establish a temporary Read-Only User account in your Obkio account for your ISP to access if they need more data analysis from you.
There are several actions you can take to troubleshoot the issue if it is related to the network of your company:
- To make sure you have enough resources, think about increasing the capacity of your Internet connection with your ISP if you're having problems with CPU or bandwidth.
- Examine your network devices to identify the underlying reason for excessive CPU utilization or insufficient resources. Possible causes of the issue include outdated firmware, software bugs, or insufficient device resources. Sometimes, the best way to solve the problem is to upgrade to a larger device.
- Check your Citrix SD-WAN Orchestrator or firewall logs to see if the network traffic is legitimate. Unauthorized access or loss of data are examples of security breaches, and big data backups that take place during business hours rather than off-peak hours may be the cause of illegitimate traffic.
- Set your firewall's traffic priority to reduce the effect of congestion on important applications. Setting some traffic as a priority helps guarantee that important applications continue to operate as intended and minimize the impact of congestion on impacted apps.
By proactively monitoring your Citrix SD-WAN network, you can identify and address potential issues before they impact your business operations. Whether it's improving application performance, simplifying multi-cloud integration, or accelerating your journey to Secure Access Service Edge (SASE), Citrix SD-WAN Monitoring equips you with the tools and insights needed to stay ahead of the curve.
With Obkio's vendor-neutral proactive network monitoring solution, you can take your Citrix SD-WAN deployment to the next level. Gain valuable insights into your network performance, enhance troubleshooting capabilities, and ensure a seamless user experience for your workforce.
Don't wait any longer to optimize your Citrix SD-WAN network. Get started with SD-WAN monitoring today and unlock the full potential of your network infrastructure.
- 14-day free trial of all premium features
- Deploy in just 10 minutes
- Monitor performance in all key network locations
- Measure real-time network metrics
- Identify and troubleshoot live network problems
