Table of Contents
Table of Contents
Cloud network monitoring software is a type of software designed to monitor and manage the performance, availability, and security of networks and network devices in cloud environments. These tools use various techniques to gather information about network traffic, bandwidth utilization, application performance, and other metrics related to network health and availability.
Cloud network monitoring software can help IT teams identify potential issues before they become major problems, optimize network performance, and ensure compliance with security policies and regulations. Some of the key features of cloud network monitoring software may include real-time monitoring and alerting, traffic analysis, network topology mapping, device discovery and inventory, log management, and reporting and analytics.
Examples of cloud network monitoring software include tools such as Obkio, Auvik, Datadog, ThousandEyes, Catchpoint and New Relic. These tools can be used to monitor network traffic and devices across multiple cloud platforms, including Amazon Web Services (AWS), Microsoft Azure, and Google Cloud Platform (GCP).
There are different types of cloud monitoring that are essential to ensure the performance, availability, and security of cloud resources. Here are some of the common types of cloud monitoring:
- Infrastructure Monitoring: This type of monitoring focuses on the health and performance of the cloud infrastructure components such as servers, databases, network devices, and storage. Infrastructure monitoring helps to identify issues related to resource utilization, capacity planning, and network latency.
- Application Monitoring: Application monitoring focuses on the performance and availability of applications running on the cloud infrastructure. It helps to identify issues related to response time, error rates, and availability of services. Application monitoring tools provide insights into application behavior, transaction tracing, and code-level analysis.
- Network Monitoring: Network monitoring focuses on the health and performance of the cloud network, including the bandwidth utilization, latency, packet loss, and network topology. Network monitoring tools provide real-time visibility into network traffic and help to identify network issues, such as configuration errors, security threats, and bottlenecks. When it comes to cloud application and services, these tools are especially important for AWS network monitoring, and Microsoft Azure network monitoring.
- Security Monitoring: Security monitoring focuses on identifying potential security threats and vulnerabilities in the cloud environment. It helps to detect anomalies, suspicious activities, and unauthorized access attempts. Security monitoring tools provide real-time alerts, incident response, and compliance reporting.
- Log Monitoring: Log monitoring focuses on collecting, analyzing, and correlating log data from different cloud resources such as servers, applications, and databases. It helps to identify issues related to application performance, security, and compliance. Log monitoring tools provide real-time log analysis, anomaly detection, and forensic analysis capabilities.
- End-User Monitoring: End-user monitoring focuses on monitoring the user experience of applications running on the cloud. It helps to identify issues related to the responsiveness and availability of applications from the user's perspective. End-user monitoring tools provide insights into user behavior, user journey, and performance metrics such as page load time, transaction completion time, and error rates. This type of monitoring can help organizations understand how their users interact with their applications and identify areas for improvement to enhance the user experience.
While all these types of monitoring are important, in this article, we will focus on cloud network monitoring and end-user monitoring. Cloud network monitoring helps organizations to monitor and optimize the performance and availability of the cloud network, including bandwidth utilization, latency, packet loss, and network topology. On the other hand, end-user monitoring helps organizations to monitor the user experience of applications running on the cloud, including responsiveness and availability of applications from the user's perspective.
By implementing cloud network monitoring and end-user monitoring, organizations can ensure that their cloud resources are performing optimally, and that their users have a positive experience while interacting with their applications.
Discover the secrets to successful cloud network monitoring! Unleash the power of best practices & optimize performance with Obkio. Read more now!
Learn moreCloud network monitoring software provides a range of functionalities to help organizations monitor and manage their network resources in cloud environments. Some of the key functionalities of cloud network monitoring software include:
- Real-time monitoring and alerting: Cloud network monitoring software continuously monitors network traffic, device performance, and other metrics, and sends alerts or notifications when issues are detected.
- Traffic analysis: Cloud network monitoring software can provide detailed analysis of network traffic, including bandwidth utilization, packet loss, and latency, to help organizations identify and troubleshoot issues.
- Network topology mapping: Cloud network monitoring software can create and maintain a visual map of the network topology, including devices, connections, and interdependencies.
- Device discovery and inventory: Cloud network monitoring software can automatically discover and inventory network devices, including servers, switches, routers, and firewalls.
- Log management: Cloud network monitoring software can collect, store, and analyze log data from network devices and applications, providing visibility into system events and security incidents.
- Reporting and analytics: Cloud network monitoring software can generate reports and
- provide analytics on network performance and utilization, helping organizations optimize their network resources and identify areas for improvement.
- Integration with other tools and systems: Cloud network monitoring software can integrate with other tools and systems, such as IT service management (ITSM) and security information and event management (SIEM) platforms, to provide a more comprehensive view of network health and security.
Overall, cloud network monitoring software provides organizations with the visibility and control they need to manage their network resources in cloud environments, ensuring performance, availability, and security.
Welcome to the dynamic realm of cloud network monitoring, where the continuous evolution of technology demands robust tools to ensure seamless performance and security. Before we start talking about all the Cloud Network Monitoring tools at your disposal, let's go over a crucial decision-making juncture—choosing between specific and platform-agnostic cloud network monitoring tools.
Specific tools are tailored for a particular cloud platform, offering deep integration but potentially limiting flexibility. On the other hand, platform-agnostic tools provide a more universal approach, accommodating various cloud environments. The distinction between these approaches is crucial for organizations seeking optimal performance, security, and adaptability in their cloud infrastructure.
Cloud network monitoring tools that are specific to a particular cloud platform are designed to work with the unique features and services of that platform. For example, AWS Network Watcher is a cloud network monitoring tool specifically designed to monitor and troubleshoot AWS networks, including VPC flow logs and network ACLs. Similarly, Azure Network Watcher is designed to monitor and diagnose Azure-specific networks, such as virtual networks and virtual machines.
These tools offer specific insights and metrics that are unique to the cloud platform they are designed for. They integrate with other services and tools provided by the platform to provide a comprehensive view of the cloud network.
Here is a list of 10 specific cloud network monitoring tools for each major cloud platform:
Amazon Web Services (AWS):
- AWS Network Watcher: monitor and troubleshoot AWS networks, including VPC flow logs and network ACLs.
- Amazon VPC Flow Logs: capture information about the IP traffic going to and from network interfaces in VPCs.
- AWS Global Accelerator: improve the availability and performance of applications by using static IP addresses and network infrastructure.
Microsoft Azure:
- Azure Network Watcher: monitor and diagnose Azure-specific networks, such as virtual networks and virtual machines.
- Azure ExpressRoute: establish a private connection between on-premises infrastructure and Azure datacenters.
Google Cloud Platform (GCP):
- Google Cloud Network Intelligence Center: monitor and optimize network performance and security on GCP.
- Google Cloud Network Monitoring: monitor network performance, connectivity, and health for GCP resources.
- Google Cloud VPC Flow Logs: capture and log network flows across Google VPCs and subnets.
IBM Cloud:
- IBM Cloud Network Performance Insights: monitor the performance of IBM Cloud infrastructure components, including compute, storage, and network.
Oracle Cloud:
- Oracle Cloud Infrastructure Network Monitoring: monitor network traffic and diagnose network problems in Oracle Cloud Infrastructure.
These cloud network monitoring tools help organizations to monitor and optimize the performance, availability, and security of cloud networks. They provide insights into resource utilization, identify potential issues, and help to troubleshoot and optimize the performance of cloud infrastructure.
Platform agnostic cloud network monitoring tools are designed to work across different cloud platforms and environments. These tools offer a standardized approach to monitoring cloud networks, regardless of the cloud provider.
Examples of platform agnostic cloud network monitoring tools include Datadog, SolarWinds Network Performance Monitor, and Dynatrace. These tools provide a comprehensive view of cloud networks, regardless of the cloud provider, and can monitor multiple cloud environments such as public clouds, private clouds, and hybrid clouds.
Platform agnostic cloud network monitoring tools provide a single interface for monitoring cloud networks, which can be useful for organizations that use multiple cloud providers or are transitioning between different cloud platforms. They also offer features such as multi-cloud dashboards, machine learning algorithms, and automation capabilities.
In summary, while cloud network monitoring tools for specific cloud platforms offer unique insights and metrics for that particular cloud environment, platform agnostic cloud network monitoring tools provide a standardized approach to monitoring cloud networks across different environments, regardless of the cloud provider.
In this list, we will be providing a comprehensive overview of various cloud network monitoring software tools that meet our criteria for true cloud-based solutions. The tools on this list will be categorized based on their primary functionality and capabilities, as follows:
Pure cloud network performance monitoring tools focus on collecting and analyzing network performance metrics, such as bandwidth utilization, latency, packet loss, and network topology. These tools are designed to provide a real-time view of network performance, identify potential bottlenecks, and help IT teams solve intermittent network issues.
Traditional cloud network monitoring tools monitor network traffic and collect data from network devices such as routers, switches, and firewalls. These tools analyze the data to provide insights into network health and performance, identify potential security threats and anomalies, and help IT teams troubleshoot network issues.
Open-source cloud network monitoring tools are free and open-source network monitoring tools designed for network monitoring and analysis. These tools offer a range of features, including network discovery, device monitoring, bandwidth monitoring, and protocol analysis.
All-in-one IT software editors provide a comprehensive suite of tools for IT teams to monitor and manage their IT infrastructure, including network monitoring, application monitoring, server monitoring, log monitoring, and security monitoring. These tools offer a single platform for IT teams to monitor their entire IT environment, streamline workflows, and improve collaboration.
Packet capture-based network monitoring tools capture and analyze network traffic at the packet level. These tools offer granular visibility into network traffic, allowing IT teams to identify and troubleshoot network issues, optimize network performance, and detect potential security threats.
In summary, pure network performance monitoring, traditional network monitoring, open-source network monitoring, all-in-one IT software editors, and packet capture-based network monitoring are different categories of cloud network monitoring software that offer unique features and capabilities for monitoring and optimizing the performance, availability, and security of cloud networks.
Cloud network monitoring is essential for ensuring the performance, availability, and security of cloud resources. To help organizations monitor their cloud networks effectively, there are many cloud network monitoring tools available on different platforms.
In this section, we will highlight the 30 best cloud network monitoring tools for all platforms, including Amazon Web Services (AWS), Microsoft Azure, Google Cloud Platform (GCP), IBM Cloud, and Oracle Cloud.
These tools offer a range of features and capabilities to help organizations monitor and optimize their cloud networks, regardless of the cloud provider they use.
In this section, we will explore the top six cloud-based network performance monitoring software options available in the market. These software solutions offer real-time network performance monitoring and analytics to help identify network issues and optimize network performance. We will provide an overview of each software's key features, pricing options, and user reviews, so you can make an informed decision about which solution is right for your organization.
Obkio offers a cloud-based network performance monitoring tool that provides real-time monitoring and performance analytics for cloud networks. This platform offers a range of features, including network latency and loss monitoring, as well as bandwidth monitoring, to help identify network bottlenecks and optimize network performance. Obkio's key features include continuous network testing, automatic alerting, device tracking, and usage reports.
One of the advantages of Obkio's network monitoring tool is its user-friendly interface. The platform's intuitive interface provides real-time insights into network performance, enabling users to detect and troubleshoot network issues quickly. Users can access the network monitoring and testing features via an easy-to-use interface that offers a range of options to identify and address network issues.
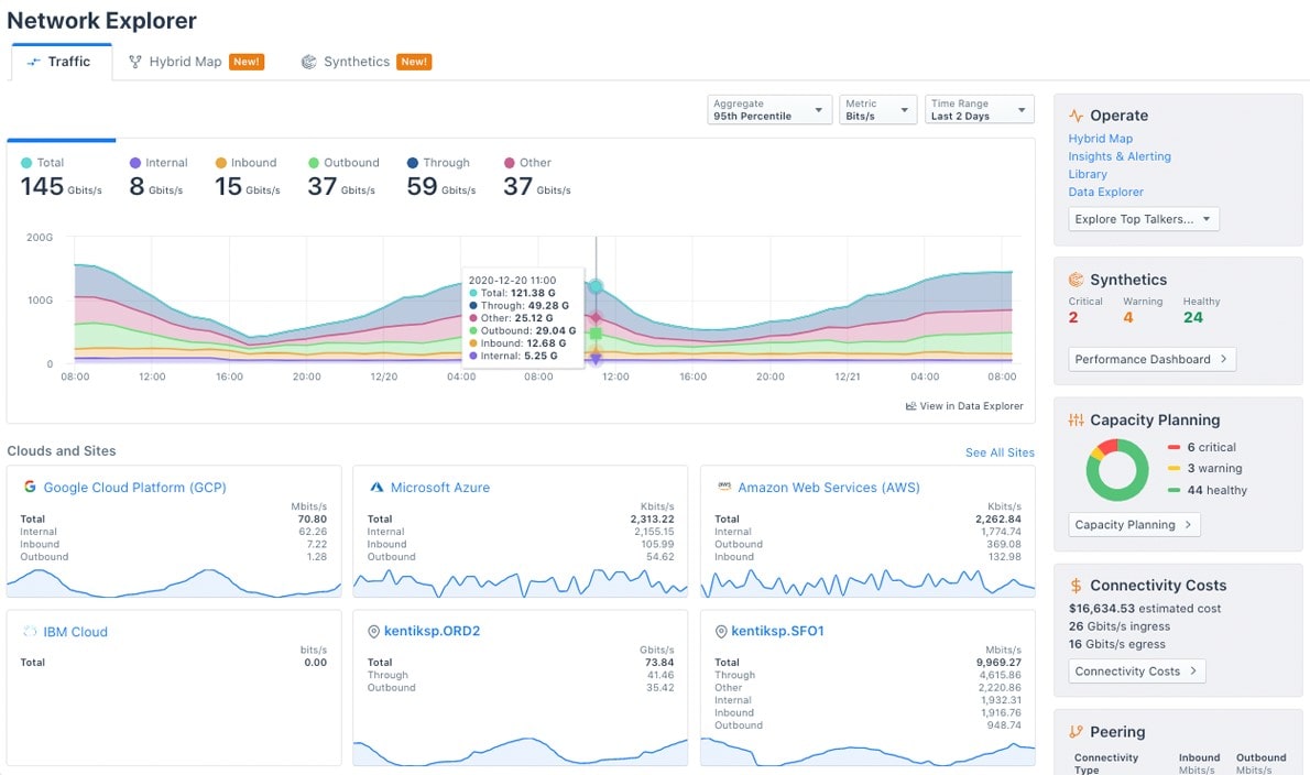
Obkio offers a range of dashboards and visualizations that provide real-time data on network performance. The platform offers a home page, agent details page, network session page, data center dynamic dashboard, branch dynamic dashboard, branch dashboard, visual traceroutes, thresholds, and notifications to help users monitor and optimize network performance.
Use Obkio's cloud monitoring tools to keep an eye on your most used cloud apps, with:
- AWS Direct Connect Monitoring
- Microsoft Azure ExpressRoute Monitoring
- Google Cloud Interconnect Monitoring
Obkio’s Pricing:
Obkio's pricing information is available on their website. They offer a range of pricing plans based on the number of agents required to monitor a network. The pricing is flexible, and the cost per agent decreases as the number of agents increases. Additionally, Obkio offers a free trial for organizations to test out the platform and determine if it meets their needs before committing to a paid plan.
Use Obkio's Price Calculator to build your custom plan, and get a customized quote that you can use for your business' budgetting and planning needs.
Obkio brings positive tidings to its clientele with a network performance monitoring solution featuring a user-friendly pricing structure. No extensive training or assistance from the sales team is required to comprehend the straightforward pricing model. Obkio's pricing entails a flat monthly fee per monitoring agent, device, and user—no hidden charges or additional costs tied to data usage, bandwidth, or other intricate metrics. This transparent pricing approach ensures that customers can easily budget for their network monitoring expenses, free from concerns about unforeseen charges.
Learn more here : https://obkio.com/pricing/
Free Trial: https://obkio.com/signup/
Obkio’s App Interface:









Be guided through how to identify and troubleshoot network problems with Obkio’s Network Monitoring app tour and features through screenshots.
Learn moreIf you're interested in seeing Obkio's network monitoring platform in action, you can watch a detailed demo guiding you through the app in minutes! For a more personalized approach, book a live demo with Obkio's Network Pros to discuss your use case and learn how to use Obkio to optimize your network performance.
Kentik is a network traffic intelligence platform that provides real-time network performance monitoring and analytics.
Its features include DDoS protection, network security monitoring, network performance optimization, and API integration. Kentik offers two pricing options - Essentials and Pro, which vary in included FPS, API queries/hour, dashboards, and scheduled reports.
The pricing for Kentik's Network Observability Cloud is based on the number of flow logs per second processed. Users can quickly identify and troubleshoot network issues with Kentik's user-friendly interface.
Kentik App Interface:



See how Obkio's Network Monitoring tool stands up against Kentik as the #1 Kentik Alternative.
ThousandEyes is a cloud-based network performance monitoring tool that offers real-time monitoring and analytics for network performance, application performance, and user experience. Its key features include real-time alerts, device tracking, network topology mapping, and application performance monitoring.
ThousandEyes' easy-to-use interface helps users quickly identify and troubleshoot network issues.
ThousandEyes App Interface:



See how Obkio's Network Monitoring tool stands up against ThousandEyes as the best ThousandEyes Alternative.
Catchpoint is a cloud-based network and digital experience monitoring platform that provides real-time monitoring and analytics for network performance, web performance, and user experience. Its key features include real-time alerting, device tracking, network topology mapping, and API integration.
Catchpoint's pricing options include a subscription to Catchpoint Digital Observability. Users can quickly identify and troubleshoot network issues with Catchpoint's user-friendly interface.
Catchpoint App Interface



Experience the power of the Catchpoint platform in action! This demo provides an overview of Catchpoint's real-time visibility into global monitoring networks and its various platform dashboards. You'll discover how monitoring teams can leverage Catchpoint to perform synthetic tests, analyze real-time user data, and monitor full network performance to optimize the user experience.
AppNeta is a cloud-based network performance monitoring tool that offers real-time monitoring and analytics for network performance and application performance. Its key features include real-time alerting, device tracking, network topology mapping, and API integration. AppNeta offers five pricing options, including Small Office, Large Office, Data Center, and two Global Monitoring options.
AppNeta App Interface



See how Obkio's Network Monitoring tool stands up against Appneta as the ultimate Appneta Alternative.
LiveAction is a cloud-based network performance monitoring and diagnostics tool that provides real-time monitoring and analytics for network performance.
Its key features include real-time alerts, network topology mapping, application performance monitoring, and API integration. LiveAction offers various pricing options, including LiveNX WAN Perpetual License and LiveNX SMB Perpetual License.
LiveAction App Interface



In today's fast-paced business world, network performance and uptime are critical to keeping your operations running smoothly. That's why cloud network monitoring and IT management software is becoming increasingly important for businesses of all sizes. In this section, we'll take a look at 8 top cloud-based tools for monitoring and managing your network and IT infrastructure.
From real-time performance analytics to seamless IT infrastructure control, these tools are designed to empower businesses with the insights and capabilities needed to ensure optimal performance, security, and scalability in the cloud.
A comprehensive IT management software solution that offers network bandwidth monitoring capabilities. It provides real-time traffic analysis, bandwidth usage reports, device tracking, and more. It can monitor a variety of network devices and applications and offers customizable alerts and notifications to keep users informed of network performance issues. PRTG offers cloud-based network monitoring services that allow users to monitor their network from anywhere and offers flexible deployment options.
PRTG App Interface



A popular IT management software solution that offers network bandwidth monitoring capabilities. It provides real-time traffic analysis, bandwidth usage reports, device tracking, and more. It can monitor a range of network devices and applications and offers customizable alerts and notifications to keep users informed of network performance issues. OPManager offers cloud-based network monitoring services that allow users to monitor their network from anywhere and provides a range of deployment options, including on-premises, hosted, or as a virtual appliance.
Manage Engine OPManager App Interface:



A comprehensive network performance monitoring tool that provides real-time visibility into network performance and health. It offers network device monitoring, traffic analysis, and real-time alerts and notifications to help identify and troubleshoot network issues. SolarWinds offers cloud-based network monitoring services that allow users to monitor their network from anywhere and offers flexible deployment options.
SolarWinds Network Performance Monitor (NPM) is licensed based on the number of network elements being monitored, which include nodes, interfaces, and volumes.
SolarWinds App Interface



Discover how Obkio stands up against SolarWinds NPM as the simplest, most affordable SolarWinds alternative.
An IT infrastructure monitoring and management platform that offers real-time visibility into network performance, health, and security. It provides network device monitoring, traffic analysis, and customizable alerts and notifications to help identify and troubleshoot network issues. ScienceLogic offers cloud-based network monitoring services that allow users to monitor their network from anywhere and provides a range of deployment options, including public and private cloud, on-premises, or hybrid.
ScienceLogic App Interface



A cloud-based IT infrastructure monitoring and management platform that provides real-time visibility into network performance and health. It offers network device monitoring, traffic analysis, and real-time alerts and notifications to help identify and troubleshoot network issues. LogicMonitor offers cloud-based network monitoring services that allow users to monitor their network from anywhere and provides a range of deployment options, including public and private cloud, on-premises, or hybrid.
LogicMonitor's pricing is based on the number of monitored devices. The cost per device per month decreases as the number of devices being monitored increases.
LogicMonitor App Interface:



A cloud-based network monitoring and management tool that provides real-time visibility into network performance, health, and security. It offers network device monitoring, traffic analysis, and customizable alerts and notifications to help identify and troubleshoot network issues. Auvik offers cloud-based network monitoring services that allow users to monitor their network from anywhere and provides a range of deployment options, including public and private cloud, on-premises, or hybrid.
Auvik App Interface


An open-source network monitoring and management tool that provides real-time visibility into network performance and health. It offers network device monitoring, traffic analysis, and customizable alerts and notifications to help identify and troubleshoot network issues. Icinga offers cloud-based network monitoring services that allow users to monitor their network from anywhere and provides a range of deployment options, including public and private cloud, on-premises, or hybrid.
Icinga is a free and open-source network monitoring solution. However, in 2022, Icinga announced that it would move to a subscription-based model for Red Hat Enterprise Linux, SUSE Linux Enterprise Server, and Amazon Linux. Users can still build the agent for free, and the subscription is only required for non-community Linuxes and the official packages.
Icinga App Interface



An IT infrastructure monitoring and management platform that offers network device monitoring, traffic analysis, and customizable alerts and notifications to help identify and troubleshoot network issues. It provides real-time visibility into network performance and health and offers cloud-based network monitoring services that allow users to monitor their network from anywhere and provides a range of deployment options, including public and private cloud, on-premises, or hybrid.
Progress WhatsUpGoldUser App Interface



With the rapid growth of cloud infrastructure, the need for effective network monitoring tools has become paramount. Monitoring the performance, availability, and security of cloud networks is crucial for ensuring optimal functioning and mitigating potential risks.
Fortunately, the open-source community has risen to the challenge, providing a wide range of powerful and cost-effective network monitoring tools specifically designed for cloud environments. In this section, we will explore four exceptional open-source cloud network monitoring tools that can help organizations gain valuable insights into their cloud networks.
Nagios XI is a popular IT infrastructure monitoring solution that provides comprehensive monitoring capabilities for networks, systems, and applications. It offers real-time alerting, reporting, and customizable dashboards to help users quickly identify and resolve issues. Nagios XI also includes cloud monitoring capabilities, allowing users to monitor cloud-based infrastructure, such as AWS and Azure, along with on-premises infrastructure. It provides insights into cloud resource usage, performance, and availability, and supports monitoring of cloud services such as RDS, S3, and EC2.
Nagios XI App Interface



LibreNMS is a free and open-source network monitoring solution that provides auto-discovery, alerting, and reporting capabilities. It offers support for a wide range of devices and network monitoring protocols, including SNMP, syslog, and ICMP. LibreNMS also includes cloud monitoring capabilities, allowing users to monitor cloud-based infrastructure, such as AWS and Azure, along with on-premises infrastructure. It provides insights into cloud resource usage, performance, and availability, and supports monitoring of cloud services such as EC2 and RDS.
LibreNMS is open source and available for free to download and use. However, some resellers offer pre configured and managed versions of the tool at a price.
LibreNMS App Interface



Zabbix is an enterprise-grade monitoring solution that offers a wide range of monitoring capabilities, including network, server, and application monitoring. It provides real-time alerting, reporting, and customizable dashboards to help users quickly identify and resolve issues. Zabbix also includes cloud monitoring capabilities, allowing users to monitor cloud-based infrastructure, such as AWS and Azure, along with on-premises infrastructure. It provides insights into cloud resource usage, performance, and availability, and supports monitoring of cloud services such as EC2, RDS, and ELB.
Zabbix App Interface



OpenNMS is a free and open-source network monitoring solution that provides auto-discovery, alerting, and reporting capabilities. It offers support for a wide range of devices and protocols, including SNMP, syslog, and ICMP. OpenNMS also includes cloud monitoring capabilities, allowing users to monitor cloud-based infrastructure, such as AWS and Azure, along with on-premises infrastructure. It provides insights into cloud resource usage, performance, and availability, and supports monitoring of cloud services such as EC2 and RDS. OpenNMS also offers a Kubernetes plugin that allows users to monitor Kubernetes clusters and their components.
OpenNMS App Interface



There are all-in-one IT editors with built-in cloud monitoring tools that streamline the management and monitoring process. These integrated solutions offer a comprehensive suite of features, combining code editing capabilities with powerful cloud monitoring functionalities. This section will explore six exceptional all-in-one IT editors equipped with cloud monitoring tools, designed to simplify the lives of IT professionals and enhance their productivity.
By consolidating code editing, debugging, and monitoring capabilities into a single interface, these tools provide a unified environment for seamless development, deployment, and monitoring of cloud-based applications. With their intuitive interfaces, advanced features, and real-time insights, they empower IT professionals to effectively manage their cloud infrastructure, monitor key metrics, and detect potential issues proactively.
Datadog is a cloud-based monitoring and analytics platform that provides monitoring, alerting, tracing, and logging capabilities for applications and infrastructure. It offers full-stack observability with support for over 450 integrations across more than 150 technologies, including AWS, Azure, GCP, Kubernetes, and Docker. Datadog's cloud monitoring services enable users to collect and analyze data from across their entire stack, providing deep insights into system performance and helping them troubleshoot issues quickly.
Datadog offers various pricing plans with different features and capabilities, so it's recommended to review their website and speak with a sales representative to determine the best plan and pricing for a specific use case.
Datadog App Interface



AppDynamics is an application performance monitoring (APM) solution that provides real-time insights into application performance, user experience, and business impact. It provides end-to-end visibility across application environments, including cloud, on-premises, and hybrid environments, enabling users to quickly identify and resolve issues before they impact end-users. AppDynamics' cloud monitoring services allow users to monitor their applications, microservices, and APIs in real-time and track performance metrics such as response times, error rates, and resource utilization.
AppDynamics provides the Advanced and Peak plans, which cater to the needs of larger enterprises, offering additional features such as multi-cloud support, machine learning, and analytics. It's essential to note that the pricing may vary based on the specific requirements of each organization, and AppDynamics also provides custom plans for businesses with complex environments.
AppDynamics App Interface

Dynatrace is an APM and digital experience management (DEM) solution that provides real-time insights into application performance, user experience, and business impact. It uses AI-powered automation to detect anomalies and performance issues, providing root cause analysis and recommendations for remediation. Dynatrace's cloud monitoring services allow users to monitor their applications and infrastructure across cloud, hybrid, and multi-cloud environments, providing visibility into cloud provider-specific metrics such as AWS, Azure, and Google Cloud.
Dynatrace offers full-stack monitoring, infrastructure monitoring, and digital experience monitoring with pricing that varies depending on factors such as the level of services and support needed, the size and complexity of the environment being monitored, and the length of the contract.
Dynatrace App Interface



Splunk is a cloud-based platform that provides monitoring, logging, and analytics capabilities for applications and infrastructure. It offers machine learning-driven insights and predictive analytics for detecting and resolving issues, and provides support for over 300 integrations across multiple technology stacks. Splunk's cloud monitoring services allow users to monitor their entire stack, from infrastructure to application performance, and analyze data in real-time to identify issues and troubleshoot problems.
Splunk offers three pricing tiers for its Observability Cloud: Infrastructure, App & Infra, and End-to-End. Splunk also offers individual observability offerings, including Splunk Infrastructure Monitoring, Splunk APM, Splunk RUM, Splunk Synthetic Monitoring, Splunk On-Call, and Splunk IT Service Intelligence, each with their own starting prices.
Splunk App Interface

New Relic is an APM solution that provides real-time insights into application performance, user experience, and business impact. It offers support for multiple languages, frameworks, and environments, including cloud, on-premises, and hybrid environments, and provides customizable dashboards and alerts for tracking performance metrics. New Relic's cloud monitoring services enable users to monitor their entire stack, including applications, infrastructure, and logs, and provides out-of-the-box integrations with popular cloud platforms such as AWS, Azure, and GCP.
New Relic offers different pricing plans for its observability platform, with varying data and user costs.
New Relic App Interface



Elastic Observability is a cloud-based monitoring and network observability solution that provides real-time insights into application performance, infrastructure, and logs. It offers support for multiple technologies and integrations, including AWS, Azure, and GCP, and provides customizable dashboards and alerts for tracking performance metrics. Elastic Observability's cloud monitoring services enable users to monitor their entire stack, from infrastructure to application performance, and analyze data in real-time to identify issues and troubleshoot problems.
Elastic Observability offers four pricing tiers based on the level of features and support provided. Each tier includes additional features like security, observability applications for APM, logging, and metrics, and advanced security features, machine learning capabilities for anomaly detection, cross-cluster replication, searchable snapshots, support for searchable cold and frozen tiers, and Elastic Maps Server.
Elastic Observability App Interface



Packet capture-based monitoring tools capture and analyze network packets, providing deep visibility into network traffic, protocols, and potential threats. These tools are specifically designed for high-security businesses that require granular monitoring capabilities to identify vulnerabilities and respond swiftly to any network anomalies.
In this section, we will explore six exceptional packet capture-based cloud network monitoring tools tailored for high-security businesses. These tools offer advanced features such as real-time packet analysis, intrusion detection, protocol inspection, and behavior analytics, enabling businesses to gain valuable insights into their network traffic and proactively address security risks.
Ixia/Keysight Network Monitoring provides network visibility and security solutions to enterprises and service providers. Their cloud network monitoring solution offers visibility into public, private, and hybrid cloud environments. It provides packet-level visibility, performance monitoring, and security analysis of network traffic in the cloud. The solution can be deployed as a virtual machine or on-premises appliance.
Ixia/Keysight App Interface


Viavi Observer Solutions offers a comprehensive network performance management solution for enterprises, service providers, and government agencies. Their cloud network monitoring solution provides end-to-end visibility across hybrid cloud environments. It offers real-time analytics and diagnostics of cloud network performance, identifying and resolving issues before they impact users. The solution is available as a SaaS or on-premises deployment.
Viavi Solutions App Interface



Gigamon provides a cloud visibility and analytics platform for monitoring and securing hybrid cloud environments. Their cloud network monitoring solution offers real-time visibility into network traffic across public, private, and hybrid cloud environments. It enables IT teams to monitor and optimize network performance, detect and respond to security threats, and ensure compliance. The solution can be deployed as a physical or virtual appliance, or as a SaaS offering.
Gigamon App Interface



Netscout nGeniusOne is a network and application performance management solution for enterprises and service providers. Their cloud network monitoring solution offers end-to-end visibility into multi-cloud environments, including AWS, Azure, and Google Cloud. It provides real-time analytics and diagnostics of network performance, ensuring that applications are running smoothly and user experience is optimized. The solution is available as a SaaS or on-premises deployment.
Netscout nGeniusOne App Interface



Extrahop Revealx is a cloud-native network detection and response (NDR) solution for securing hybrid cloud environments. Their cloud network monitoring solution provides full visibility into network traffic, detecting and responding to security threats in real-time. It offers automated threat detection and response, ensuring that IT teams can quickly remediate security incidents before they cause damage. The solution is available as a SaaS offering.
Extrahop Revealx App Interface



Accedian Skylight is a cloud-native network and application performance monitoring solution for enterprises and service providers. Their cloud network monitoring solution offers real-time visibility into network traffic across multi-cloud environments. It provides end-to-end network performance monitoring, ensuring that applications are running smoothly and user experience is optimized. The solution can be deployed as a SaaS or on-premises deployment.
Accedian Skylight App Interface



In conclusion, we hope this article provided a helpful overview of several cloud network monitoring tools and their pricing structures. Depending on the specific needs of a business, one of these tools may be the ideal choice for monitoring and managing their network.
However, if a business is looking for an easy-to-use and quick-to-start option, Obkio's Cloud Network Performance Monitoring Tool is a great option to consider. As a company that prioritizes helping businesses find the right solution for their needs, they offer a no-pressure approach and are committed to providing assistance throughout the decision-making process.
Obkio’s Network Monitoring SaaS solution was born from a need within the industry to simplify network performance monitoring for modern, decentralized networks. The increasing use of hosted services and SaaS applications brought major changes to the architecture of networks and data flows, which is why Obkio monitors all network types (SD-WAN, MPLS, Dual-WAN, Multihoming, Hybrid, LAN, WAN L@ et L3 VPN) from one end of the network to the other (from WAN to LAN). Obkio is designed for any industry and can scale with businesses of all sizes.
Put It to the Test: Trying Is the Ultimate Way to Learn!
- 14-day free trial of all premium features
- Deploy in just 10 minutes
- Monitor performance in all key network locations
- Measure real-time network metrics
- Identify and troubleshoot live network problems
This page is compiled from the information available on the software’s official website. We have made every attempt to ensure the accuracy and reliability of the information provided in this article. However, the information is provided “as is” without warranty of any kind. Obkio is not liable for any inaccuracies in the article due to changes made on their websites or any development made to their products after the date of publication of this article. Please refer to their websites for more information.
