Table of Contents
Table of Contents
When your Internet connection starts acting up, it's frustrating, especially when you're trying to figure out whether the issue is on your side or your ISP’s. Identifying and fixing ISP issues can be tricky, but it's necessary to keep your business running smoothly and avoid downtime that hampers productivity.
At Obkio, with 30+ years of collective experience in network monitoring, our team has tackled every possible network problem, including complex ISP issues. We've helped many businesses prove that their service provider is the source of the problem, expediting the troubleshooting process and helping them avoid unnecessary back-and-forth with ISPs. In this article, we'll walk you through the common ISP issues, how to identify them, and steps to troubleshoot effectively.
If you’re short on time and need a quick solution to identify and troubleshoot ISP issues, we’ve got you covered. Our quick how-to video gives you step-by-step instructions on how to identify and troubleshoot ISP issues in minutes. In this video, we walk you through a real-life example that showcases how easy it is to use Obkio’s Network Monitoring Tool to pinpoint and fix ISP-related problems.
Seeing Obkio in action will give you a clear idea of how our network monitoring solution simplifies the troubleshooting process. While we’ll go into detail throughout this article, the video offers a quick preview of the steps and techniques we'll cover. It's the perfect starting point if you want an immediate visual guide before diving deeper.
Whether you’re running video conferences, using any cloud-based applications, or collaborating with team members remotely, Internet connectivity plays a vital role in ensuring business operations run smoothly. We know that when it comes to Internet performance, your ISP is often the one running the show. Whether it’s throttling, bandwidth limitations, or ISP congestion, identifying issues quickly helps you prevent performance setbacks that can trigger a domino effect on productivity, customer satisfaction, and revenue.
Imagine an e-commerce business facing frequent disconnections or slow Internet speeds during peak sales periods. These issues can result in lost transactions, decreased user engagement, and potential revenue loss.
Similarly, a customer support center reliant on VoIP services can suffer from high latency or jitter, causing poor call quality and frustrating both employees and customers.
When businesses can't identify if their connectivity issues are internal or due to their ISP, it prolongs downtime and complicates the troubleshooting process. This is where proactive network monitoring comes into play. By pinpointing ISP issues early, you can expedite resolution, reduce service disruptions, and maintain consistent performance across your business operations.
When experiencing Internet connectivity problems, it’s important to know which issues could stem from your ISP. Understanding these common ISP problems can help you diagnose the source so you can understand who is responsible for troubleshooting and address the issue more effectively.
Slow Internet speeds can be caused by various factors, such as network congestion during peak usage times, outdated infrastructure, or limitations on bandwidth allocation. For businesses, this can translate into reduced productivity, slower cloud application performance, and delays in critical tasks. If an ISP throttles speed or struggles with sufficient network capacity during high demand, users will experience noticeable slowdowns, impacting activities like file transfers, video conferencing, and data backups.
Repeated drops in connectivity can be especially disruptive for businesses that rely on continuous access to the Internet. Frequent network disconnections may indicate underlying infrastructure problems, issues with the ISP’s network maintenance, or faulty cabling between the ISP and the end-user’s location. Such interruptions can halt ongoing projects, cause data loss, and negatively affect customer interactions, particularly in service-driven industries like call centers or online retail.
Latency is the time it takes for data to travel from the source to its destination and back. High latency can lead to delays that affect real-time applications such as VoIP calls, video conferencing, and online gaming. In a business context, latency impacts interactions that need immediate feedback, such as collaborative online meetings or remote access to servers and applications.
Packet loss occurs when data packets fail to reach their intended destination, resulting in incomplete information transmission. This can cause performance issues like choppy video calls, lag during online meetings, and delayed data uploads or downloads. Packet loss often signals network congestion, failing equipment, or ISP-side routing problems.
Jitter refers to the variation in time between packets arriving at their destination. High jitter can make real-time communications erratic and unpredictable, leading to disrupted audio and video quality during calls. Businesses using VoIP or any real-time service can face client dissatisfaction and reduced employee efficiency due to poor call quality and data inconsistencies.
ISPs sometimes deliberately slow down specific types of traffic to manage overall bandwidth. This practice, known as throttling, can negatively impact services like streaming, large data transfers, or virtual meetings. Businesses can suffer when ISPs throttle bandwidth, particularly during data-heavy operations, leading to reduced productivity and frustrated employees.
Routing problems occur when data packets take inefficient or problematic paths through the network, increasing travel time and causing high latency. This can happen due to poorly optimized ISP routing policies or technical failures. Routing issues are especially impactful for global businesses requiring connections to international servers, as data may pass through numerous points, creating potential delay or packet loss.
A Domain Name System (DNS) problem happens when the ISP’s DNS servers fail to translate domain names into IP addresses properly. This can prevent users from accessing websites or cause delays in loading web pages. For businesses, DNS issues can lead to interruptions in accessing web-based tools, cloud services, or even email servers.
An ISP failure refers to a situation where your Internet Service Provider (ISP) experiences an outage or disruption, preventing users from connecting to the Internet. This is one of the most common reasons for Internet issues and usually affects multiple users in a specific region or area.
What Happens During an ISP Failure?
- Users lose access to the Internet entirely or experience very slow, unstable connections.
- All devices on the affected network will likely be impacted.
- You may not be able to reach websites or use cloud-based apps, even if your internal network is working fine.
How to Know If It’s an ISP Failure
- Your Wi-Fi or router shows it's connected, but nothing loads.
- Multiple people in your area are having the same issue.
- Running a traceroute or using a tool like Obkio shows the issue is outside your local network.
- Checking websites like downdetector.com reveals a spike in reports for your ISP.
Older or faulty network infrastructure can be a major cause of ISP issues. This might include outdated servers, damaged cables, or insufficient upgrades to the ISP’s network to handle increased traffic. Such issues can result in ongoing service disruptions, slow Internet, and other performance setbacks.
Network congestion occurs when too many users are on the same network at once, leading to slower speeds and reduced performance. Businesses located in densely populated areas or using shared connections can be especially prone to these slowdowns during peak hours.
Severe weather conditions and environmental disruptions can affect an ISP’s physical infrastructure, such as fibre cables and antennas. Heavy rain, wind, and other weather elements can damage external equipment or cause power outages, leading to service interruptions and slower Internet performance.
Understanding these common ISP issues will empower businesses to diagnose connectivity problems and take the necessary steps to resolve them, whether by troubleshooting in-house or communicating effectively with their ISP.
Discover what and how to monitor with the right tool, setting the stage for top ISP network performance and a strong foundation for business growth.
Learn moreWhen faced with Internet performance problems, using the right tools can make it much easier to identify and diagnose issues, related to your ISP. Many people are quick to blame their ISP when their Internet lags, but you want to make sure they're actually responsible before opening a support case.
ISP issues aren't easy to see, so you need tools to help you monitor your Internet performance between your network and your ISP to identify the source. Here’s a breakdown of some essential tools for identifying ISP problems:
Speed test tools are one of the simplest ways to check if your Internet speeds align with what your ISP promised. These tools measure download and upload speeds, as well as latency (ping), giving you a clear indication of whether your connection is underperforming. Using speed tests regularly can help identify patterns of slower speeds during peak hours or consistent underperformance.
While speed test tools can’t pinpoint where network issues are or what exactly is causing them, they are a useful first step in verifying if you’re receiving the Internet speeds promised in your SLA. Running speed tests both before and after troubleshooting can help validate any changes in performance.
Screenshot from Obkio's Speed Test Feature
However, for in-depth troubleshooting, it's best to pair speed test tools with comprehensive network monitoring solutions. These tools provide the detailed insights needed to identify, locate, and resolve network issues effectively. Check out Obkio’s speed test feature to learn how it complements full network analysis for better troubleshooting.
Ping and Traceroute are command-line utilities that help assess the path your data takes and pinpoint where delays or bottlenecks occur along that route.
- Ping measures the round-trip time for messages sent from your device to a server and back. High latency or packet loss detected through a ping test often points to potential ISP-related issues.
- Traceroute maps the path data takes to reach a server, showing each hop along the way. If a specific hop, often controlled by your ISP, shows significant delays or timeouts, it indicates a possible routing problem or congestion.
These tools are straightforward to use and provide immediate insight into where issues might be occurring in your network or at the ISP level.
Screenshot from Obkio Vision: Visual Traceroute Feature
Important Note!
Speed test tools, along with Ping and Traceroute, are standalone diagnostic tools that can be effective for individual users or remote workers to quickly check connectivity issues. However, they fall short for business network monitoring that requires robust functionality and comprehensive troubleshooting capabilities. That’s why we recommend using them in combination with more extensive network monitoring solutions
Pros:
- Free and Widely Available: These tools are typically built into most operating systems, making them easily accessible and cost-free.
- Insight into Network Path: They provide detailed data on latency and packet routes, which can help identify ISP-related issues, particularly routing problems.
Cons:
- Manual and Time-Consuming: Using Speed tests, Ping, and Traceroute requires significant manual work compared to modern network monitoring tools. Network professionals must invest time to interpret results and connect the data to potential performance issues.
- Expertise Required: Network admins need a deep understanding to translate technical results effectively and identify the root cause.
- Lack of Full Network Visibility: These standalone tools do not offer ongoing network monitoring or a complete overview of the network infrastructure, making them less effective for diagnosing complex or intermittent network issues that are common in business environments.
Obkio is an all-in-one network performance monitoring tool designed to provide end-to-end visibility and help users identify network, Internet, application and ISP issues efficiently. Unlike standalone tools, Obkio monitors network performance between your local network, your devices, applications and services, all the way towards the Internet and your ISP or MSP network. It offers a variety of features to help you identify and troubleshoot performance issues, no matter where they come from.

Obkio uses Network Monitoring Agents to monitor performance across all segments of your network. These agents generate synthetic traffic to continually measure critical network metrics such as bandwidth, latency, packet loss, and more. Using synthetic traffic allows you to proactively identify issues before they affect users.
Key features of Obkio include:
- Proactive Network Monitoring: Monitor latency, packet loss, jitter, and other performance metrics in real-time to identify performance issues as soon as they happen.
- Historical Data Tracking: Review past performance data to spot patterns and identify when and where ISP issues began.
- Automated Alerts and Reports: Set up automatic alerts for performance anomalies and use detailed reports to share data with your ISP, helping them address the issue faster.
Visual Network Path Analysis:
Using Obkio Vision, you can run a detailed traceroute that visualizes data paths and highlights problematic areas, making it easy to spot ISP throttling, routing and bandwidth limitation issues.
Stop wondering how to fix ISP routing issues – Obkio provides you with full visibility into what's happening not just in your network but also within your ISP’s network.

With Obkio, you have the advantage of collecting solid evidence of ISP issues to expedite conversations with your provider and push for quick resolutions. It’s a powerful, user-friendly tool that empowers businesses to take control of their network performance.
- 14-day free trial of all premium features
- Deploy in just 10 minutes
- Monitor performance in all key network locations
- Measure real-time network metrics
- Identify and troubleshoot live network problems
When the Internet goes dark at the office, the panic sets in fast. Emails stop sending, Zoom freezes on everyone's worst facial expression, and suddenly you’re the IT hero being asked, “Is the Internet broken?”
One of the most common questions we, as network pros, get asked before a troubleshooting session is: “How I check if my ISP is down?”
Here’s how to find out if your ISP is actually the culprit, before tearing apart the network rack or blaming Steve from accounting.
This is where the pros shine. Tools like Obkio let you:
- Run automatic traceroutes to see where the problem is happening
- Detect ISP-specific issues like packet loss, latency, or total drop-offs
- Compare multiple ISPs if you’re running a redundant setup
Basically, you’ll look like a wizard pulling insights out of thin air.

Before sounding the alarm, check a few different devices. If everything—desktops, laptops, phones—refuses to load, it’s probably not just one rogue computer misbehaving. It’s bigger than that.
Yes, the oldest trick in the book. But hey, sometimes it really is just a cranky router that needs a fresh start. Power cycle your modem and firewall too—just in case.
If your business has a backup ISP, LTE failover, or dual-WAN setup, now’s the time to test it. If the backup works and your primary doesn’t, congrats—you’ve narrowed it down to an ISP issue.
Pop over to sites like DownDetector or your ISP’s status page. If hundreds of people are reporting issues at the same time, you’re not alone. Misery loves company—and it helps confirm a widespread outage.
If all signs point to an outage, pick up the phone and get their business support team on the line. Bonus points if you can hit them with data like:
- “ We’ve got 85% packet loss after hop 4. ”
- “ Traceroutes show failures starting at your edge router. ”
- “ We’ve ruled out internal issues, we’re seeing this across 3 branches. ”
They’ll know you mean business—and might even move faster.
If your entire network's down, your backup ISP works fine, and DownDetector is lighting up like a Christmas tree, your ISP probably owes you an explanation (and maybe a coffee). Until then, time to activate Plan B and keep things rolling.
Experiencing ISP issues is frustrating and often the most difficult part is proving to your ISP that the issue is on their end. You need to provide them with the necessary information to escalate your case past level 1 support, so you can actually get your issue resolved.
Here's how a structured approach to help you identify and resolve them effectively:
To diagnose ISP issues, start by selecting a end-to-end network monitoring tool that can continuously monitor network and Internet performance between you and your ISP. This way, you have complete visibility of where your network traffic is flowing. This type of tool will help you identify whether the problem originates within your network or with your ISP.
A tool like Obkio is designed for this purpose, continuously monitoring network metrics and alerting you to intermittent and live network issues as soon as they happen.
Deploy Obkio's Free 14-day Trial in just 10 minutes by following the Onboarding Wizard!
To get visibility of your network and Internet performance, you'll need to deploy Monitoring Agents. Deploy Agents in your key network locations (branch offices, remote workstations, data centers etc.) as soon as over the Internet.
This way, Obkio will be able to monitor Internet performance between each location and the Internet and identify if the issue is happening over the Internet, or locally at one of your office locations.
At a minimum, deploy at least one software, hardware, or virtual monitoring agent at your key network locations, such as your head office, branch office, or data center. This ensures comprehensive network coverage and helps detect where the problem might be occurring.

To gain insights into your Internet performance, you’ll need to deploy Public Monitoring Agents. These agents are pre-deployed and hosted by major service providers like Azure, AWS, and Google Cloud. These agents allow you to monitor network performance towards the Internet or the Cloud, to more easily identify if issues are happening externally to your network.
Many ISPs and MSP even offer pre-deployed Public Monitoring Agents to help their customers monitor performance towards their networks.

Once your monitoring agents are set up, they with begin exchanging traffic to continuously monitor network metrics. These network metrics are key to identifying both local network issues and Internet or ISP issues. Any irregular measurements in these metrics can signify a bottleneck.

Using Obkio's Network Response Time Graph gives a detailed visual representation of these metrics over time, offering deeper insight into network performance.
- Latency: Measures the time taken for data to travel from source to destination and back. High latency can indicate potential bottlenecks or long routes taken through your ISP's network.
- Packet Loss: Refers to the percentage of data packets that do not reach their intended destination. This can be an indicator of network congestion, faulty equipment, or issues with the ISP.
- Jitter: Shows the variation in time between data packets arriving at the destination. High jitter can impact real-time services such as VoIP or video conferencing.
- Bandwidth Utilization: Indicates the amount of available bandwidth that is being used. Monitoring this metric helps in understanding how much of your Internet connection is consumed and whether an ISP-related bottleneck is causing slow performance.
- Throughput: The rate at which data is successfully transferred from one point to another. This metric reveals how much data can be sent through the network under real conditions and is essential for understanding true network performance.
Sometimes, ISP issues can stem from local network device configurations. Monitor CPU and bandwidth usage on critical network devices like firewalls and routers. High CPU usage or bandwidth saturation can indicate resource constraints affecting your network performance.
To ensure a complete analysis of your network's health and identify potential ISP issues, you can leverage Obkio’s Network Device Monitoring feature. This feature is designed to monitor crucial network metrics using SNMP Polling.

It continuously tracks the performance of essential network components such as firewalls, routers, switches, and WiFi access points. Obkio’s polling intervals are set at 30 seconds, enabling rapid detection and diagnosis of short-lived issues, such as traffic or packet bursts or sudden CPU spikes.
If your organization uses VPNs to connect multiple locations, monitor both internal and external VPN performance. This helps differentiate between issues within the VPN infrastructure and external ISP-related problems. Monitoring factors like latency, packet loss, and bandwidth inside and outside the VPN ensures comprehensive troubleshooting.
Now that you have a network monitoring tool to monitor your network, it's time to identify ISP issues that may be affecting your network. Obkio makes this process straightforward with its suite of diagnostic and troubleshooting tools.
Here, we’ll describe how to use Obkio’s tools, such as the Visual Traceroute feature, to pinpoint and resolve issues originating from your Internet Service Provider (ISP).
Step 1. Receive the ISP Issue Alert
Start by recognizing when an issue arises. Obkio’s smart notifications are crucial for initiating your troubleshooting process and narrowing down the time of the problem.
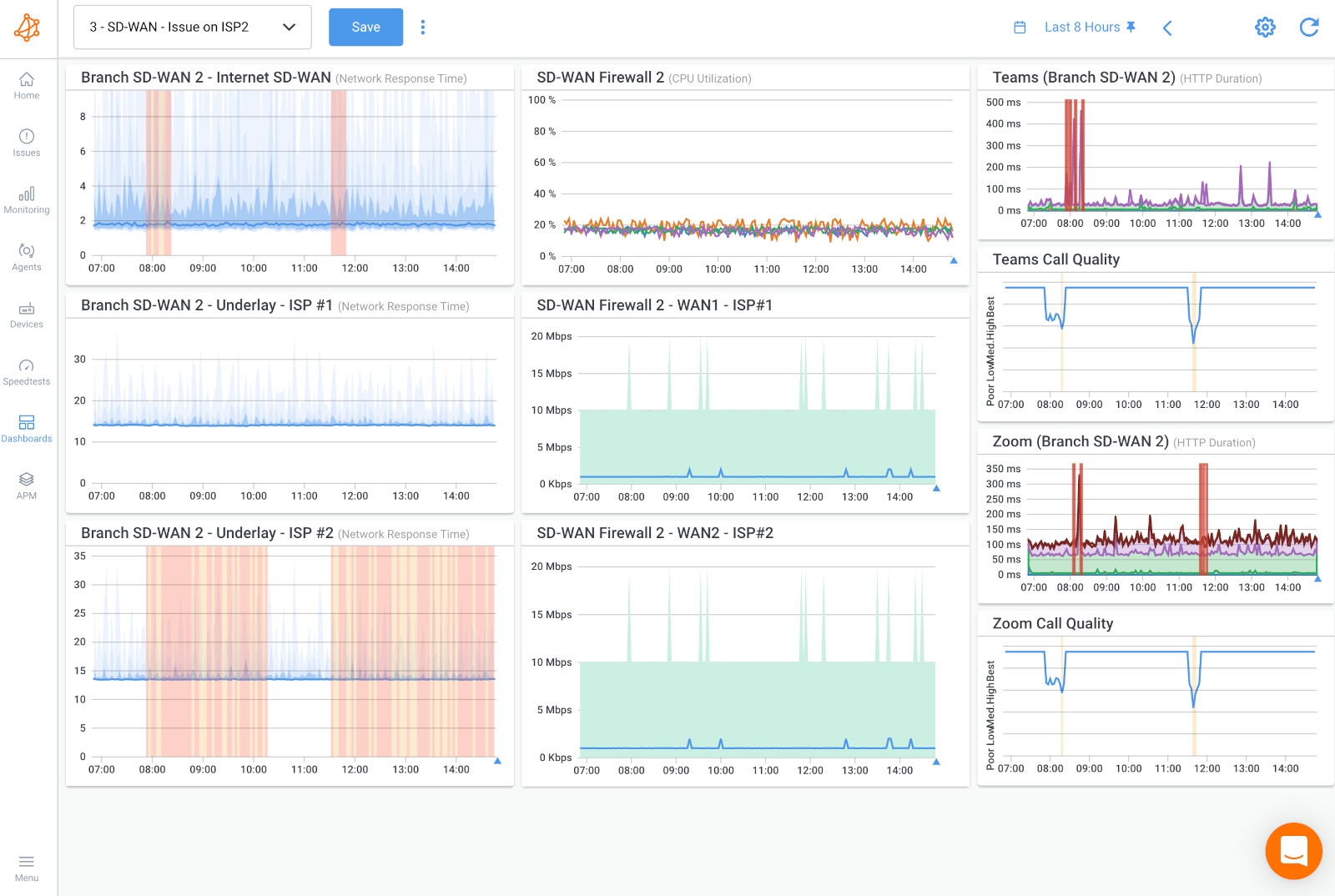
Step 2. Visualize the Problem
Use dashboards to view your network’s performance data. Select the relevant time frame (e.g., a 24-hour period) and examine the data. This helps you identify when packet loss or latency spikes occurred.

Step 3. Confirm the ISP Issue
Once the packet loss was observed on these tests, it confirmed that a significant network performance problem occurred around that time.
Step 4. Locate the ISP Problem
To pinpoint the source of the issue, navigate to the Agents tab and select the specific Monitoring Agent. Click on “Visual Traceroutes with Obkio Vision” to launch Obkio's Visual Traceroute tool. This tool allows you to see the route data packets take through the network.

Step 5. Pinpoint When the ISP Issue Happened
Use the tool’s interface to select the time range during which the issue occurred. The “Quality Matrix” displays color-coded performance data, with red indicating significant quality degradation.
Step 6. Analyze the Route Towards Your ISP Network
By selecting the time range in the “Quality Matrix,” the corresponding time is highlighted in the “Network Map.” This map helps identify specific points (hops) where performance degraded.

Step 7. Identify ISP Problems
The traceroute analysis might reveal that the issue lies between two ISPs, indicated by different AS (Autonomous System) numbers. This helps isolate the problem to an external part of the network that your ISP manages or where two ISPs interconnect.
Step 8. Open A Support Case With Your ISP
When it comes to solving ISP-related network problems, sharing the right data with your provider is crucial. Obkio makes this easy by allowing you to collect and share detailed traceroute results and performance dashboards.
Why This Matters: Sending this data shows your ISP exactly when and where the network problem happens, proving it’s not on your end but within their network. This evidence helps your case stand out and ensures it’s taken seriously.
Getting Past Basic Support: Often, initial support responses are simple and don’t solve the issue. By presenting clear data, you can push your case beyond level 1 support to the higher technical teams that can actually fix complex issues.
How to Share Data:
- Export Reports: Use Obkio to generate and export traceroute and performance reports.
- Attach Your Data: When contacting your ISP, include these reports to give them a clear view of the issue.
- Live Data Links: Share the traceroute results and dashboard data with your ISP.

Why It Works: This thorough approach makes it easier for your ISP to see the issue and act quickly, which helps you get your network back on track faster.
Unlike many other solutions on the market, Obkio is designed to be intuitive and easy to use for individuals of all technical backgrounds, ensuring a smooth experience with no learning curve. This means that whether you're a seasoned network engineer or someone with minimal technical expertise, you can quickly start troubleshooting ISP issues and managing network performance with Obkio's tools.
For a comprehensive look at how Obkio compares to other network performance monitoring solutions, be sure to check out our Obkio vs. Other Network Monitoring Solutions comparison page to see what sets Obkio apart in terms of usability, capabilities, and overall value.
1. Check Your Hardware and Connections
Inspect your network hardware to ensure that everything is securely connected and functioning properly. This includes checking your modem, router, cables, and any network switches or access points. Loose connections or malfunctioning hardware can lead to network performance issues that may appear as Internet slowdowns or packet loss. Restarting your modem and router can also help clear any temporary issues.
2. Perform a Speed Test
Running a speed test can help you understand your current Internet upload and download speeds. This can confirm whether your Internet Service Provider (ISP) is delivering the speed promised in your plan. Compare the results with what you expect and monitor for any significant discrepancies, which may point to a network issue or throttling by the ISP.
3. Run Ping and Traceroute Commands
Use command-line tools like ping and traceroute (or tracert on Windows) to check the connectivity between your device and a specific server. These commands provide information on packet loss, latency, and the number of hops the data takes to reach its destination. This data can reveal whether there are problems at any point along the route, helping you locate bottlenecks or issues within your network or external networks.
4. Switch DNS Servers
Sometimes, issues with your DNS server can slow down your browsing experience or cause connectivity hiccups. Switching to a well-known public DNS, such as Google DNS (8.8.8.8, 8.8.4.4) or Cloudflare (1.1.1.1), can enhance speed and reliability. This step is often quick and reversible, allowing you to test if changing DNS servers improves your connection.
A Service Level Agreement (SLA) is a formal contract between you and your ISP, outlining the specific standards and expectations for service quality, including aspects such as uptime, latency, and response times during network outages.
- Know Your SLA Terms: Review the SLA to understand the level of service promised by your ISP, such as minimum speed, uptime guarantees, and latency thresholds. This will help you gauge if your current network performance aligns with what you are paying for.
- Spotting SLA Discrepancies: By comparing the data collected from your network monitoring tool against your SLA, you can identify discrepancies. For instance, if your SLA promises 99.9% uptime but your Obkio data reveals frequent or prolonged downtimes, this indicates that the ISP is not meeting its contractual obligations.
- Solid Evidence with Obkio: If you notice SLA violations, Obkio’s comprehensive data, including latency metrics, packet loss, and traceroute results, provides solid evidence to present to your ISP. This data demonstrates your case clearly, helping you escalate your support request effectively.
- Escalate with Confidence: Use Obkio's reports and visual traceroutes to back up your claims. This documented evidence can expedite the resolution process and provide the ISP with a clear picture of the problem, facilitating quicker action.
Ensuring your ISP adheres to the agreed service levels is critical. With the power of detailed data from Obkio, you can confidently approach your ISP to address any gaps in service and push for timely and appropriate responses.
Learn about SLA monitoring & reporting using Network Monitoring to measure network, service performance, user experience & understand if SLAs are being met.
Learn moreMany businesses often overlook the fact that their poor network performance may be tied to issues with their Internet Service Provider (ISP). It’s crucial to be proactive in identifying and holding your provider accountable for service levels, which is where modern tools like Obkio come into play. With our comprehensive network monitoring capabilities, you can track performance metrics and quickly diagnose problems.
At Obkio, we are dedicated to ensuring you have the resources and support you need. If you suspect you have ISP issues but feel unsure about how to prove it to your provider, don’t hesitate to reach out. You can book a troubleshooting session with our network experts, who are always ready to assist you in diagnosing and resolving your network concerns.
Your network performance is our priority, and we are here to help you achieve the optimal connectivity you deserve!
